bluewave-labs/Checkmate
GitHub: bluewave-labs/Checkmate
开源自托管的服务器运行时间与基础设施监控平台,提供实时可视化与多渠道告警。
Stars: 9343 | Forks: 677







[](https://www.bestpractices.dev/projects/9901)
[](https://deepwiki.com/bluewave-labs/checkmate)
本仓库包含 Checkmate 的前端和后端,这是一个开源、自托管的监控工具,用于通过精美的可视化效果实时追踪服务器硬件、正常运行时间、响应时间和事件。Checkmate 定期检查服务器/网站是否可访问且性能最佳,提供有关受监控服务的可用性、停机时间和响应时间的实时警报和报告。
Checkmate 还有一个名为 [Capture](https://github.com/bluewave-labs/capture) 的 agent,用于从远程服务器检索数据。虽然运行 Checkmate 不需要 Capture,但它提供了关于服务器 CPU、RAM、磁盘和温度状态的额外洞察。Capture 可以在 Linux、Windows、Mac、Raspberry Pi 或任何可以运行 Go 的设备上运行。
Checkmate 已经通过了 1000 多个活跃监控器的压力测试,没有出现任何特定问题或性能瓶颈。
**如果您想赞助某项功能,[请参阅此链接](https://checkmate.so/sponsored-features)。**
## 📚 目录
- [📦 演示](#demo)
- [🔗 用户指南](#users-guide)
- [🛠️ 安装说明](#installation)
- [🏁 翻译](#translations)
- [🚀 性能](#performance)
- [💚 问题与想法](#questions--ideas)
- [🧩 功能](#features)
- [🏗️ 截图](#screenshots)
- [🏗️ 技术栈](#tech-stack)
- [🔗 相关链接](#a-few-links)
- [🤝 贡献](#contributing)
- [💰 我们的赞助商](#our-sponsors)
## 演示
您可以查看 [Checkmate](https://checkmate-demo.bluewavelabs.ca/) 最新构建的实际运行情况。用户名是 demouser@demo.com,密码是 Demouser1!(请注意,我们会不时更新演示服务器,如果它对您不起作用,请在 Discussions 频道上联系我们)。
## 用户指南
使用说明可以在[这里]( )找到。它仍然是 WIP(施工中),其中的一些信息可能已经过时,因为我们每周都在不断添加功能。请放心,我们正在尽最大努力! :)
## 安装说明
请参阅 [Checkmate 文档门户](https://docs.checkmate.so/checkmate-2.1/users-guide/quickstart)中的安装说明。
或者,您也可以使用 [Elestio](https://elest.io/open-source/checkmate)、[K8s](./charts/helm/checkmate/INSTALLATION.md)、[Sive Host](https://sive.host)(南非)或 [Pikapods](https://www.pikapods.com/) 快速启动一个 Checkmate 实例。如果您想监控您的服务器基础设施,您需要 [Capture agent](https://github.com/bluewave-labs/capture)。Capture 仓库中也包含安装说明。
### 使用自定义 CA
如果您需要监控使用来自私有 Certificate Authorities(如 Smallstep)证书的内部 HTTPS 端点,请参阅我们的 [Custom CA Trust Guide](./docs/custom-ca-trust.md) 以了解 Docker 配置选项。
有关更多文档,请参阅 [docs 目录](./docs/)。
## 翻译
如果您想使用您自己的语言使用 Checkmate,请[访问此页面](https://poeditor.com/join/project/lRUoGZFCsJ)并注册您希望将 Checkmate 翻译成的语言。
## 性能
由于进行了广泛的优化,Checkmate 以极小的内存占用运行,只需要极少的内存和 CPU 资源。以下是在每分钟监控 323 台服务器的服务器上运行的 Node.js 实例的内存使用情况:

您可以看到在同一台服务器上,针对相同数量的服务器,MongoDB 和 Redis 的内存占用(分别为 398Mb 和 15Mb):

## 问题与想法
如果您有任何问题、建议或评论,您有几种选择:
- [Discord 频道](https://discord.gg/NAb6H3UTjK)(首选)
- [GitHub Discussions](https://github.com/bluewave-labs/bluewave-uptime/discussions)(我们会不时查看这里)
随时提问或分享您的想法——我们很乐意听到您的声音!
## 功能
- 完全开源,可部署在您的服务器或家用设备(例如 Raspberry Pi 4 或 5)上
- 网站监控
- 页面速度监控
- 基础设施监控(内存、磁盘使用情况、CPU 性能、网络等)——需要 [Capture](https://github.com/bluewave-labs/capture) agent
- 通过挂载点选择的磁盘监控
- Docker 监控
- Ping 监控
- SSL 监控
- Port 监控
- 游戏服务器监控 (3.0)
- 事件一览
- 状态页面
- 邮件、Webhooks、Discord 和 Slack 通知
- 计划维护
- JSON 查询监控
- 支持英语、德语、日语、葡萄牙语(巴西)、俄语、土耳其语、乌克兰语、越南语、中文(繁体,台湾)的多语言支持
**短期路线图:**
- 插件,帮助 Checkmate 从远程服务(例如数据库等)获取任何信息
- 更好的通知
- 网络监控
- ..以及更多功能
如果您想赞助额外的功能,[请参阅此页面](https://checkmate.so/sponsored-features)。
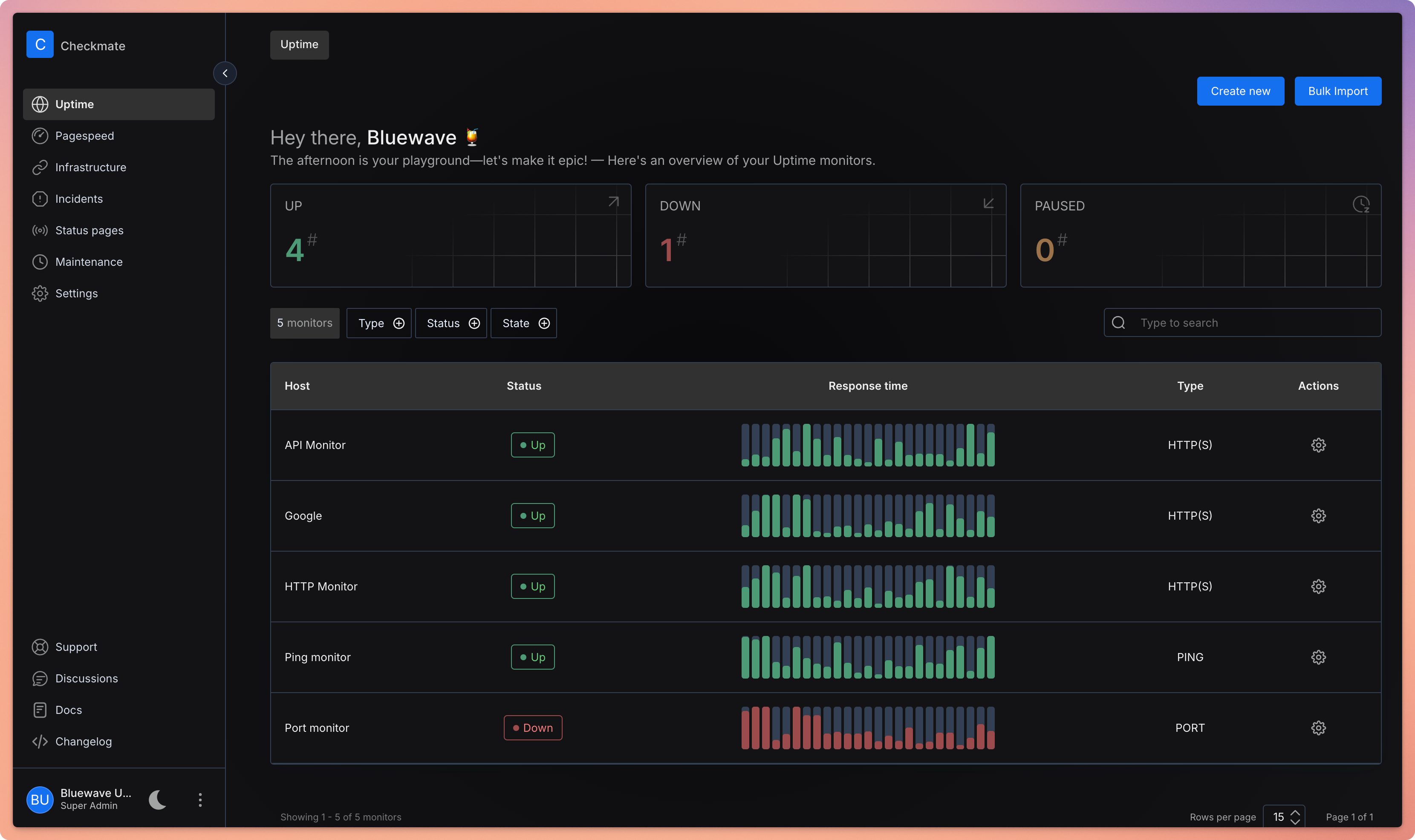
## 截图
Checkmate
一个开源的正常运行时间和基础设施监控应用程序
本仓库包含 Checkmate 的前端和后端,这是一个开源、自托管的监控工具,用于通过精美的可视化效果实时追踪服务器硬件、正常运行时间、响应时间和事件。Checkmate 定期检查服务器/网站是否可访问且性能最佳,提供有关受监控服务的可用性、停机时间和响应时间的实时警报和报告。
Checkmate 还有一个名为 [Capture](https://github.com/bluewave-labs/capture) 的 agent,用于从远程服务器检索数据。虽然运行 Checkmate 不需要 Capture,但它提供了关于服务器 CPU、RAM、磁盘和温度状态的额外洞察。Capture 可以在 Linux、Windows、Mac、Raspberry Pi 或任何可以运行 Go 的设备上运行。
Checkmate 已经通过了 1000 多个活跃监控器的压力测试,没有出现任何特定问题或性能瓶颈。
**如果您想赞助某项功能,[请参阅此链接](https://checkmate.so/sponsored-features)。**
## 📚 目录
- [📦 演示](#demo)
- [🔗 用户指南](#users-guide)
- [🛠️ 安装说明](#installation)
- [🏁 翻译](#translations)
- [🚀 性能](#performance)
- [💚 问题与想法](#questions--ideas)
- [🧩 功能](#features)
- [🏗️ 截图](#screenshots)
- [🏗️ 技术栈](#tech-stack)
- [🔗 相关链接](#a-few-links)
- [🤝 贡献](#contributing)
- [💰 我们的赞助商](#our-sponsors)
## 演示
您可以查看 [Checkmate](https://checkmate-demo.bluewavelabs.ca/) 最新构建的实际运行情况。用户名是 demouser@demo.com,密码是 Demouser1!(请注意,我们会不时更新演示服务器,如果它对您不起作用,请在 Discussions 频道上联系我们)。
## 用户指南
使用说明可以在[这里](
标签:CPU监测, CSV输出, IT运维, MITM代理, Socks5代理, Uptime监控, 事件追踪, 全栈应用, 内存监测, 响应时间监测, 基础设施监控, 实时仪表盘, 开源监控工具, 搜索引擎查询, 故障告警, 日志审计, 硬件状态监控, 磁盘监测, 私有化部署, 网站可用性监控, 自动化攻击, 自动化攻击, 自托管, 请求拦截, 轻量级监控, 防御规避