wazuh/wazuh-dashboard-plugins
GitHub: wazuh/wazuh-dashboard-plugins
用于扩展 Wazuh Dashboard 的前端插件集,提供安全态势感知、合规审计及漏洞管理的可视化界面。
Stars: 498 | Forks: 224
[](https://wazuh.com/community/join-us-on-slack/)
[](https://groups.google.com/forum/#!forum/wazuh)
[](https://documentation.wazuh.com)
[](https://wazuh.com)
[](https://github.com/wazuh/wazuh-dashboard-plugins/actions/workflows/deploy-docs.yml)
- [欢迎](#welcome)
- [项目资源](#project-resources)
- [Wazuh UI](#wazuh-ui)
- [贡献](#contribute)
- [许可证](#license)
- [版权](#copyright)
## Wazhu UI
**概览**
**安全事件**
**完整性监控**
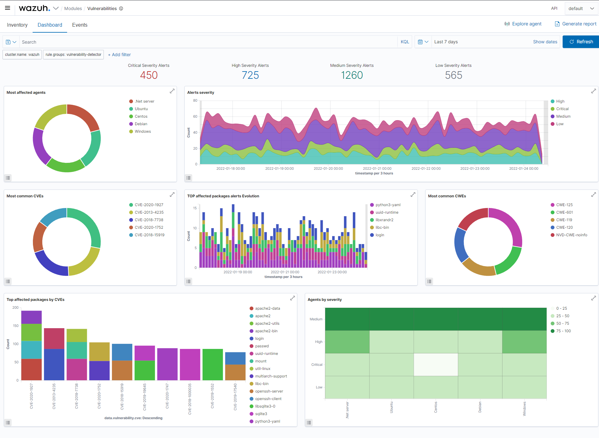
**漏洞检测**
**法规合规**
**Agent 概览**
**Agent 摘要**
## 贡献
如果您想为我们的项目做出贡献,请随时提交 pull request。
请查看我们 Wiki 中的 [分支与标签][branches] 页面,以及我们的
[贡献](CONTRIBUTING.md) 指南。
## 许可证
本项目基于 [GNU General Public License v2.0](LICENSE) 授权。
本程序是自由软件;您可以根据自由软件基金会发布的 GNU 通用公共许可证条款
重新分发和/或修改它;要么是许可证的版本 2,要么(由您选择)任何更高的版本。
## 版权
- Copyright © Wazuh, Inc.
标签:AMSI绕过, Elasticsearch, MITM代理, Mutation, PB级数据处理, UI组件, Wazuh, x64dbg, 可视化, 合规监控, 威胁检测, 安全仪表盘, 安全运维, 对抗机器学习, 插件, 数据可视化, 网络安全, 自动化攻击, 自动化攻击, 隐私保护