moghtech/komodo
GitHub: moghtech/komodo
一个跨多服务器进行软件构建和部署的开源工具,提供 Web UI 和完整 API,无商业版限制。
Stars: 10733 | Forks: 286
# Komodo 🦎
一个跨多台服务器构建和部署软件的工具。
🦎 [查看文档](https://komo.do)
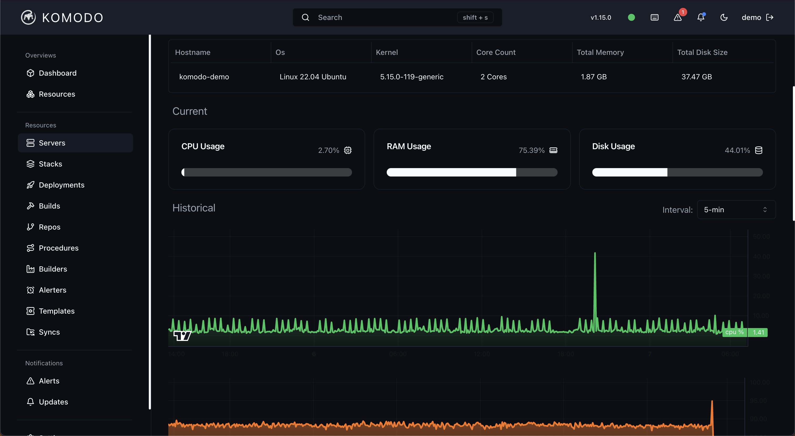
🦎 [试用演示](https://demo.komo.do) - 用户名:`demo` : `demo`
🦎 [查看构建服务器](https://build.mogh.tech) - 用户名:`komodo` : `komodo`
🦎 [加入 Discord](https://discord.gg/DRqE8Fvg5c)
## 关于
科莫多巨蜥是[*巨蜥*家族](https://en.wikipedia.org/wiki/Monitor_lizard)中体型最大的现存成员。
您可以连接的服务器数量没有限制,而且永远不会有限制。您可以用于自动化的 API 没有限制,而且永远不会有。这里没有“商业版”。
## 免责声明
警告。这是开源软件 (GPL-V3),虽然我们会尽最大努力确保版本稳定且无错误,
但不提供任何担保。使用风险自负。
## 链接
- [外围设置](https://github.com/moghtech/komodo/blob/main/scripts/readme.md)
- [路线图](https://github.com/moghtech/komodo/blob/main/roadmap.md)
## 截图
### 浅色主题








### 深色主题








标签:Awesome, CD, Compose, Docker, GPL-V3, PE 加载器, Web界面, 可视化界面, 基础设施管理, 多服务器管理, 安全防御评估, 容器管理, 持续部署, 构建服务器, 特权提升, 系统管理, 自动化部署, 自托管, 请求拦截, 运维工具, 远程执行, 通知系统, 部署自动化