ilya-zlobintsev/LACT
GitHub: ilya-zlobintsev/LACT
Linux 平台上同时支持 AMD、Nvidia 和 Intel GPU 的综合配置与监控工具,具备图形界面、命令行和无头多种运行模式。
Stars: 4342 | Forks: 111
# Linux GPU 控制应用程序
此应用程序允许您在 Linux 系统上控制您的 AMD、Nvidia 或 Intel GPU。
| GPU 信息 | 超频 | 风扇控制 |
| ----------------------------------| ----------------------------------| ----------------------------------|
|  |  |  |
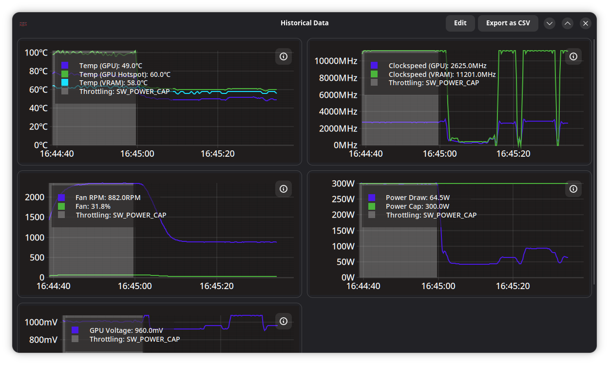
| 软件信息 | 历史数据 | |
|  |  | |
### 功能特性:
- 详细的 GPU 信息报告
- 名称和制造商
- VBIOS 信息
- VRAM 信息(类型/制造商/总线)
- 硬件单元信息(CUs/SMs/EUs,ROP 数量)
- Resizable BAR 状态
- Vulkan 功能和扩展
- 监控
- 可配置的功耗/温度/频率历史图表
- 降频信息
- 数据 CSV 导出
- 电源配置
- 功耗上限
- 电源状态(仅限 AMD)
- 温度配置
- 自定义风扇曲线(AMD/Nvidia)
- GPU 固件温度选项,例如温度和声学目标/限制(仅限 AMD RDNA3+)
- 超频
- GPU/VRAM 频率配置
- GPU 降压(AMD 通过电压偏移实现,Nvidia [间接](https://github.com/ilya-zlobintsev/LACT/wiki/Frequently-asked-questions#how-to-undervolt-nvidia-gpus)实现)
- 设置配置文件
- 基于运行进程或 gamemode 状态自动激活配置文件
- [OpenTelemetry 指标导出器](./docs/EXPORTER.md)
GPU 配置由不依赖于图形会话(Wayland/X11)的系统服务处理。
该服务也可以在无头场景中通过配置文件单独使用。
# 快速链接
- [安装](#installation)
- [硬件支持](https://github.com/ilya-zlobintsev/LACT/wiki/Hardware-Support)
- [常见问题](https://github.com/ilya-zlobintsev/LACT/wiki/Frequently-asked-questions)
- [在 AMD 上启用超频](https://github.com/ilya-zlobintsev/LACT/wiki/Overclocking-(AMD))
- [配置文件参考](./docs/CONFIG.md)
- [API](./docs/API.md)
- [Power profiles daemon 说明](#power-profiles-daemon-note)
- [从不良超频中恢复](https://github.com/ilya-zlobintsev/LACT/wiki/Recovering-from-a-bad-overclock)
- [指标导出器](./docs/EXPORTER.md)
- [贡献代码](./docs/CONTRIBUTING.md)
- [贡献翻译](#localization)
- [支持本项目](#support-the-project)
# 安装
- Arch Linux:从官方仓库安装软件包:`pacman -S lact`(或从 AUR 安装 `lact-git` 以获取开发版)。
- Debian/Ubuntu/衍生版:从[发布页](https://github.com/ilya-zlobintsev/LACT/releases/)下载 .deb 包。
仅在 Debian 12+ 和 Ubuntu 22.04+ 上可用,因为旧版本不附带 gtk4。
- Fedora:使用 [Copr 仓库](https://copr.fedorainfracloud.org/coprs/ilyaz/LACT/),或从[发布页](https://github.com/ilya-zlobintsev/LACT/releases/)下载 RPM 包。
- Bazzite/Fedora Atomic:使用 Flatpak。
- Gentoo:在 [GURU](https://github.com/gentoo/guru/tree/master/sys-apps/lact) 中可用。
- OpenSUSE:在[发布页](https://github.com/ilya-zlobintsev/LACT/releases/)中提供 RPM 包。
仅支持 Tumbleweed,因为 Leap 在仓库中不包含所需的依赖项。
- NixOS:在 [nixpkgs](https://search.nixos.org/packages?channel=unstable&from=0&size=50&sort=relevance&type=packages&query=lact) 中提供了软件包。
- Solus:在官方仓库中可用:`eopkg it lact`
- Flatpak(通用):在 [Flathub](https://flathub.org/apps/io.github.ilya_zlobintsev.LACT) 和[发布页](https://github.com/ilya-zlobintsev/LACT/releases/)中可用。
有关附加说明,请参阅 [Flatpak 文档](./flatpak/README.md)。
- Docker(仅服务端,无 GUI):参阅 [DOCKER.md](./docs/DOCKER.md)
- 从源码构建。
注意:Nvidia 支持需要安装带有 CUDA 库的 Nvidia 专有驱动。
## 开发版
要获取尚未在稳定版中发布的最新修复或功能,可以使用基于最新提交构建的软件包,您可以从[测试发布版](https://github.com/ilya-zlobintsev/LACT/releases/tag/test-build)安装,或在基于 Arch 的发行版上使用 `lact-git` AUR 软件包。
注意:GitHub 在测试版旁边显示的日期并非软件包的构建日期,实际日期在附带的软件包文件旁边注明。
# 使用方法
启用并启动服务(否则您将无法更改任何设置):
```
sudo systemctl enable --now lactd
```
您现在可以使用 GUI 更改设置和查看信息。
# 硬件支持
请参阅 [Wiki 页面](https://github.com/ilya-zlobintsev/LACT/wiki/Hardware-Support)
# 配置
在 `/etc/lact/config.yaml` 中提供了一个配置文件。大多数设置可以通过 GUI 访问,但有些设置可能适合手动编辑(例如 `admin_group` 和 `admin_user` 用于指定谁有权访问守护程序)
有关更多信息,请参阅 [CONFIG.md](./docs/CONFIG.md)。
**Socket 权限设置:**
默认情况下,LACT 使用 `wheel` 或 `sudo` 组(以可用者为准)来拥有 GUI 需要连接的 Unix Socket 的所有权。
在大多数桌面配置中(例如基于 Arch、大多数基于 Debian 或 Fedora 系统的默认设置),这包含了默认用户,因此您无需进行配置。
但是,某些系统可能有不同的用户配置。特别是,据报道这在 OpenSUSE 上是一个问题。
要在此类配置中修复 Socket 权限,请编辑 `/etc/lact/config.yaml`,并在 `daemon` 部分执行以下操作之一:
- 将 `admin_user` 设置为您的用户名
- 将 `admin_group` 设置为您的用户所属的组。然后重启服务(`sudo systemctl restart lactd`)。
# 超频 (AMD)
某些功能需要在 amdgpu 驱动中启用一个选项,有关更多信息,请参阅 [wiki 页面](https://github.com/ilya-zlobintsev/LACT/wiki/Overclocking-(AMD))。
## Power profiles daemon 说明!
如果您正在使用 `power-profiles-daemon`(这在许多发行版中是默认安装的),默认情况下它可能会根据自己的配置文件覆盖 amdgpu 的性能级别设置。
当使用 LACT 0.7.5+ 和 power-profiles-daemon 0.30+ 时,LACT 将尝试连接到 power-profiles-daemon,并自动禁用 ppd 中冲突的 amdgpu 操作以避免此冲突。
如果运行的是较旧版本,您可以通过在 `/etc/systemd/system/power-profiles-daemon.service.d/override.conf` 创建包含以下内容的文件来手动解决此问题:
```
[Service]
ExecStart=
ExecStart=/usr/libexec/power-profiles-daemon --block-action=amdgpu_dpm
```
注意:`/usr/libexec` 路径在您的系统上可能有所不同,请在 `systemctl status power-profiles-daemon` 中进行检查
参阅 https://github.com/ilya-zlobintsev/LACT/issues/370 了解更多信息。
# 挂起/恢复
由于挂起系统时某些 GPU 设置可能会被重置,LACT 将在系统恢复时重新加载它们。这可能在不使用 systemd 的发行版上不起作用,因为它依赖于 `org.freedesktop.login2` DBus 接口。
# 从源码构建
依赖项:
- rust 1.93+
- gtk 4.6+
- libadwaita 1.5+
- git
- pkg-config
- clang
- make
- hwdata
- libdrm
可选依赖项:
- vulkan-tools
- clinfo
安装所有依赖项的命令:
- Fedora:
`sudo dnf install rust cargo make git clang gtk4-devel libadwaita-devel libdrm-devel vulkan-tools clinfo`
- Arch:
`sudo pacman -S --needed base-devel git clang make rust gtk4 libadwaita hwdata vulkan-tools clinfo`
步骤:
- `git clone https://github.com/ilya-zlobintsev/LACT && cd LACT`
- `make`
- `sudo make install`
可以更改 LACT 构建时启用的功能。为此,请使用以下变体替换 `make` 命令:
无 GUI 的无头构建:
```
make build-release-headless
```
# 远程管理
可以在一台机器上运行 LACT 守护程序,然后从另一台机器远程管理它。
默认情况下此功能处于禁用状态,因为 TCP 连接**没有任何身份验证或加密机制!**确保仅在受信任的网络中使用它和/或设置适当的防火墙规则。
要启用它,请编辑 `/etc/lact/config.yaml`,并在 `daemon` 部分添加具有您所需地址的 `tcp_listen_address`。
示例:
```
daemon:
tcp_listen_address: 0.0.0.0:12853
log_level: info
admin_group: wheel
disable_clocks_cleanup: false
```
之后重启服务(`sudo systemctl restart lactd`)。
要使用 GUI 连接到远程实例,请使用以下命令运行它:
`lact gui --tcp-address 192.168.1.10:12853`。
# 命令行界面
还提供了一个命令行界面可用。
- 列出系统 GPU:
`lact cli list-gpus`
示例输出:
10DE:2704-1462:5110-0000:09:00.0 (AD103 [GeForce RTX 4080])
- 获取 GPU 信息:
`lact cli info`
示例输出:
$ lact cli info
GPU 10DE:2704-1462:5110-0000:09:00.0:
=====================================
GPU Model: NVIDIA GeForce RTX 4080 (0x10DE:0x2704)
Card Manufacturer: Micro-Star International Co., Ltd. [MSI] (0x1462)
Card Model: Unknown (0x5110)
Driver Used: nvidia 570.124.04
VBIOS Version: 95.03.1E.00.60
VRAM Size: 16376 MiB
GPU Family: Ada
Cuda Cores: 9728
SM Count: 76
ROP Count: 112 (14 * 8)
VRAM Type: GDDR6x
VRAM Manufacturer: Micron
L2 Cache: 65536 KiB
Resizeable bar: Enabled
CPU Accessible VRAM: 16384
Link Speed: 8 GT/s PCIe gen 3 x8
- 配置文件
`lact cli profile [COMMAND]`
- 列出配置文件:
`lact cli profile list`
示例输出:
Default
Gaming
Performance
Balanced
- 获取当前配置文件:
`lact cli profile get` 或 `lact cli profile`
示例输出:
Gaming
- 设置配置文件:
`lact cli profile set "Performance"`
示例输出:
Performance
- 自动切换配置文件
`lact cli profile auto-switch [COMMAND]`
- 获取自动切换状态:
`lact cli profile auto-switch get` 或 `lact cli profile auto-switch`
示例输出:
enabled
- 启用自动切换:
`lact cli profile auto-switch enable`
示例输出:
enabled
- 禁用自动切换:
`lact cli profile auto-switch disable`
示例输出:
disabled
CLI 的功能相当有限。如果您想将 LACT 与某些应用程序/脚本集成,应该改用 [API](./docs/API.md)。
# 报告问题
报告问题时,请附上您的系统信息和 GPU 型号。
如果您在更改 GPU 配置时遇到问题,强烈建议在错误报告中包含调试快照。您可以使用下拉菜单中的选项生成一个:

该快照是一个归档文件,其中包含了 LACT 用于与 GPU 交互的 SysFS 信息。
如果发生崩溃,请从命令行运行 `lact gui` 以获取 GUI 日志,并在 `journalctl -u lactd` 中检查守护程序日志以查找错误,同时查看 `dmesg` 中的内核日志,其中可能包含有关驱动程序和系统问题的信息。
# 本地化
您可以使用 [Weblate](https://translate.fedoraproject.org/engage/lact/) 为 LACT 贡献翻译。
# 其他工具
以下是适用于 Linux 上 AMD GPU 的其他有用工具列表:
- [CoreCtrl](https://gitlab.com/corectrl/corectrl) - LACT 的直接替代品,
除了具有 Qt UI 的 CPU 配置外,还提供类似的功能
- [amdgpu_top](https://github.com/Umio-Yasuno/amdgpu_top) - 用于 AMD GPU 详细实时统计信息的工具
- [Tuxclocker](https://github.com/Lurkki14/tuxclocker) - Qt 超频工具,
支持 AMD GPU
此应用程序允许您在 Linux 系统上控制您的 AMD、Nvidia 或 Intel GPU。
| GPU 信息 | 超频 | 风扇控制 |
| ----------------------------------| ----------------------------------| ----------------------------------|
|  |  |  |
| 软件信息 | 历史数据 | |
|  |  | |
### 功能特性:
- 详细的 GPU 信息报告
- 名称和制造商
- VBIOS 信息
- VRAM 信息(类型/制造商/总线)
- 硬件单元信息(CUs/SMs/EUs,ROP 数量)
- Resizable BAR 状态
- Vulkan 功能和扩展
- 监控
- 可配置的功耗/温度/频率历史图表
- 降频信息
- 数据 CSV 导出
- 电源配置
- 功耗上限
- 电源状态(仅限 AMD)
- 温度配置
- 自定义风扇曲线(AMD/Nvidia)
- GPU 固件温度选项,例如温度和声学目标/限制(仅限 AMD RDNA3+)
- 超频
- GPU/VRAM 频率配置
- GPU 降压(AMD 通过电压偏移实现,Nvidia [间接](https://github.com/ilya-zlobintsev/LACT/wiki/Frequently-asked-questions#how-to-undervolt-nvidia-gpus)实现)
- 设置配置文件
- 基于运行进程或 gamemode 状态自动激活配置文件
- [OpenTelemetry 指标导出器](./docs/EXPORTER.md)
GPU 配置由不依赖于图形会话(Wayland/X11)的系统服务处理。
该服务也可以在无头场景中通过配置文件单独使用。
# 快速链接
- [安装](#installation)
- [硬件支持](https://github.com/ilya-zlobintsev/LACT/wiki/Hardware-Support)
- [常见问题](https://github.com/ilya-zlobintsev/LACT/wiki/Frequently-asked-questions)
- [在 AMD 上启用超频](https://github.com/ilya-zlobintsev/LACT/wiki/Overclocking-(AMD))
- [配置文件参考](./docs/CONFIG.md)
- [API](./docs/API.md)
- [Power profiles daemon 说明](#power-profiles-daemon-note)
- [从不良超频中恢复](https://github.com/ilya-zlobintsev/LACT/wiki/Recovering-from-a-bad-overclock)
- [指标导出器](./docs/EXPORTER.md)
- [贡献代码](./docs/CONTRIBUTING.md)
- [贡献翻译](#localization)
- [支持本项目](#support-the-project)
# 安装
- Arch Linux:从官方仓库安装软件包:`pacman -S lact`(或从 AUR 安装 `lact-git` 以获取开发版)。
- Debian/Ubuntu/衍生版:从[发布页](https://github.com/ilya-zlobintsev/LACT/releases/)下载 .deb 包。
仅在 Debian 12+ 和 Ubuntu 22.04+ 上可用,因为旧版本不附带 gtk4。
- Fedora:使用 [Copr 仓库](https://copr.fedorainfracloud.org/coprs/ilyaz/LACT/),或从[发布页](https://github.com/ilya-zlobintsev/LACT/releases/)下载 RPM 包。
- Bazzite/Fedora Atomic:使用 Flatpak。
- Gentoo:在 [GURU](https://github.com/gentoo/guru/tree/master/sys-apps/lact) 中可用。
- OpenSUSE:在[发布页](https://github.com/ilya-zlobintsev/LACT/releases/)中提供 RPM 包。
仅支持 Tumbleweed,因为 Leap 在仓库中不包含所需的依赖项。
- NixOS:在 [nixpkgs](https://search.nixos.org/packages?channel=unstable&from=0&size=50&sort=relevance&type=packages&query=lact) 中提供了软件包。
- Solus:在官方仓库中可用:`eopkg it lact`
- Flatpak(通用):在 [Flathub](https://flathub.org/apps/io.github.ilya_zlobintsev.LACT) 和[发布页](https://github.com/ilya-zlobintsev/LACT/releases/)中可用。
有关附加说明,请参阅 [Flatpak 文档](./flatpak/README.md)。
- Docker(仅服务端,无 GUI):参阅 [DOCKER.md](./docs/DOCKER.md)
- 从源码构建。
注意:Nvidia 支持需要安装带有 CUDA 库的 Nvidia 专有驱动。
## 开发版
要获取尚未在稳定版中发布的最新修复或功能,可以使用基于最新提交构建的软件包,您可以从[测试发布版](https://github.com/ilya-zlobintsev/LACT/releases/tag/test-build)安装,或在基于 Arch 的发行版上使用 `lact-git` AUR 软件包。
注意:GitHub 在测试版旁边显示的日期并非软件包的构建日期,实际日期在附带的软件包文件旁边注明。
# 使用方法
启用并启动服务(否则您将无法更改任何设置):
```
sudo systemctl enable --now lactd
```
您现在可以使用 GUI 更改设置和查看信息。
# 硬件支持
请参阅 [Wiki 页面](https://github.com/ilya-zlobintsev/LACT/wiki/Hardware-Support)
# 配置
在 `/etc/lact/config.yaml` 中提供了一个配置文件。大多数设置可以通过 GUI 访问,但有些设置可能适合手动编辑(例如 `admin_group` 和 `admin_user` 用于指定谁有权访问守护程序)
有关更多信息,请参阅 [CONFIG.md](./docs/CONFIG.md)。
**Socket 权限设置:**
默认情况下,LACT 使用 `wheel` 或 `sudo` 组(以可用者为准)来拥有 GUI 需要连接的 Unix Socket 的所有权。
在大多数桌面配置中(例如基于 Arch、大多数基于 Debian 或 Fedora 系统的默认设置),这包含了默认用户,因此您无需进行配置。
但是,某些系统可能有不同的用户配置。特别是,据报道这在 OpenSUSE 上是一个问题。
要在此类配置中修复 Socket 权限,请编辑 `/etc/lact/config.yaml`,并在 `daemon` 部分执行以下操作之一:
- 将 `admin_user` 设置为您的用户名
- 将 `admin_group` 设置为您的用户所属的组。然后重启服务(`sudo systemctl restart lactd`)。
# 超频 (AMD)
某些功能需要在 amdgpu 驱动中启用一个选项,有关更多信息,请参阅 [wiki 页面](https://github.com/ilya-zlobintsev/LACT/wiki/Overclocking-(AMD))。
## Power profiles daemon 说明!
如果您正在使用 `power-profiles-daemon`(这在许多发行版中是默认安装的),默认情况下它可能会根据自己的配置文件覆盖 amdgpu 的性能级别设置。
当使用 LACT 0.7.5+ 和 power-profiles-daemon 0.30+ 时,LACT 将尝试连接到 power-profiles-daemon,并自动禁用 ppd 中冲突的 amdgpu 操作以避免此冲突。
如果运行的是较旧版本,您可以通过在 `/etc/systemd/system/power-profiles-daemon.service.d/override.conf` 创建包含以下内容的文件来手动解决此问题:
```
[Service]
ExecStart=
ExecStart=/usr/libexec/power-profiles-daemon --block-action=amdgpu_dpm
```
注意:`/usr/libexec` 路径在您的系统上可能有所不同,请在 `systemctl status power-profiles-daemon` 中进行检查
参阅 https://github.com/ilya-zlobintsev/LACT/issues/370 了解更多信息。
# 挂起/恢复
由于挂起系统时某些 GPU 设置可能会被重置,LACT 将在系统恢复时重新加载它们。这可能在不使用 systemd 的发行版上不起作用,因为它依赖于 `org.freedesktop.login2` DBus 接口。
# 从源码构建
依赖项:
- rust 1.93+
- gtk 4.6+
- libadwaita 1.5+
- git
- pkg-config
- clang
- make
- hwdata
- libdrm
可选依赖项:
- vulkan-tools
- clinfo
安装所有依赖项的命令:
- Fedora:
`sudo dnf install rust cargo make git clang gtk4-devel libadwaita-devel libdrm-devel vulkan-tools clinfo`
- Arch:
`sudo pacman -S --needed base-devel git clang make rust gtk4 libadwaita hwdata vulkan-tools clinfo`
步骤:
- `git clone https://github.com/ilya-zlobintsev/LACT && cd LACT`
- `make`
- `sudo make install`
可以更改 LACT 构建时启用的功能。为此,请使用以下变体替换 `make` 命令:
无 GUI 的无头构建:
```
make build-release-headless
```
# 远程管理
可以在一台机器上运行 LACT 守护程序,然后从另一台机器远程管理它。
默认情况下此功能处于禁用状态,因为 TCP 连接**没有任何身份验证或加密机制!**确保仅在受信任的网络中使用它和/或设置适当的防火墙规则。
要启用它,请编辑 `/etc/lact/config.yaml`,并在 `daemon` 部分添加具有您所需地址的 `tcp_listen_address`。
示例:
```
daemon:
tcp_listen_address: 0.0.0.0:12853
log_level: info
admin_group: wheel
disable_clocks_cleanup: false
```
之后重启服务(`sudo systemctl restart lactd`)。
要使用 GUI 连接到远程实例,请使用以下命令运行它:
`lact gui --tcp-address 192.168.1.10:12853`。
# 命令行界面
还提供了一个命令行界面可用。
- 列出系统 GPU:
`lact cli list-gpus`
示例输出:
10DE:2704-1462:5110-0000:09:00.0 (AD103 [GeForce RTX 4080])
- 获取 GPU 信息:
`lact cli info`
示例输出:
$ lact cli info
GPU 10DE:2704-1462:5110-0000:09:00.0:
=====================================
GPU Model: NVIDIA GeForce RTX 4080 (0x10DE:0x2704)
Card Manufacturer: Micro-Star International Co., Ltd. [MSI] (0x1462)
Card Model: Unknown (0x5110)
Driver Used: nvidia 570.124.04
VBIOS Version: 95.03.1E.00.60
VRAM Size: 16376 MiB
GPU Family: Ada
Cuda Cores: 9728
SM Count: 76
ROP Count: 112 (14 * 8)
VRAM Type: GDDR6x
VRAM Manufacturer: Micron
L2 Cache: 65536 KiB
Resizeable bar: Enabled
CPU Accessible VRAM: 16384
Link Speed: 8 GT/s PCIe gen 3 x8
- 配置文件
`lact cli profile [COMMAND]`
- 列出配置文件:
`lact cli profile list`
示例输出:
Default
Gaming
Performance
Balanced
- 获取当前配置文件:
`lact cli profile get` 或 `lact cli profile`
示例输出:
Gaming
- 设置配置文件:
`lact cli profile set "Performance"`
示例输出:
Performance
- 自动切换配置文件
`lact cli profile auto-switch [COMMAND]`
- 获取自动切换状态:
`lact cli profile auto-switch get` 或 `lact cli profile auto-switch`
示例输出:
enabled
- 启用自动切换:
`lact cli profile auto-switch enable`
示例输出:
enabled
- 禁用自动切换:
`lact cli profile auto-switch disable`
示例输出:
disabled
CLI 的功能相当有限。如果您想将 LACT 与某些应用程序/脚本集成,应该改用 [API](./docs/API.md)。
# 报告问题
报告问题时,请附上您的系统信息和 GPU 型号。
如果您在更改 GPU 配置时遇到问题,强烈建议在错误报告中包含调试快照。您可以使用下拉菜单中的选项生成一个:

该快照是一个归档文件,其中包含了 LACT 用于与 GPU 交互的 SysFS 信息。
如果发生崩溃,请从命令行运行 `lact gui` 以获取 GUI 日志,并在 `journalctl -u lactd` 中检查守护程序日志以查找错误,同时查看 `dmesg` 中的内核日志,其中可能包含有关驱动程序和系统问题的信息。
# 本地化
您可以使用 [Weblate](https://translate.fedoraproject.org/engage/lact/) 为 LACT 贡献翻译。
# 其他工具
以下是适用于 Linux 上 AMD GPU 的其他有用工具列表:
- [CoreCtrl](https://gitlab.com/corectrl/corectrl) - LACT 的直接替代品,
除了具有 Qt UI 的 CPU 配置外,还提供类似的功能
- [amdgpu_top](https://github.com/Umio-Yasuno/amdgpu_top) - 用于 AMD GPU 详细实时统计信息的工具
- [Tuxclocker](https://github.com/Lurkki14/tuxclocker) - Qt 超频工具,
支持 AMD GPU标签:AMD, Fedora, GET参数, GPU, Intel, OpenTelemetry, Resizable BAR, VBIOS, VRAM, Vulkan, Wayland, X11, 功耗管理, 可视化界面, 性能优化, 控制面板, 显卡, 桌面应用, 检测绕过, 温度监控, 游戏模式, 用户代理, 硬件信息, 硬件管理, 系统服务, 请求拦截, 调压, 超频, 通知系统, 降频, 风扇控制