abbas-babayev/wazuh-siem-lab
GitHub: abbas-babayev/wazuh-siem-lab
一个完整的Wazuh SIEM实验室项目,通过部署服务器和多平台Agent实现端点监控、威胁检测和SOC调查工作流的实践学习。
Stars: 2 | Forks: 0
# Wazuh SIEM 实验室:服务器 + 3 个 Agent
## 概述
本项目演示了一个部署好的 Wazuh SIEM 实验室,可集中监控多个端点。
该环境包括一台 Wazuh 服务器和三个分布在不同 Windows 与 Linux 系统中的 Agent。主要目的是练习 SIEM 部署、端点可见性、日志收集、File Integrity Monitoring、MITRE ATT&CK 映射以及基础的 SOC 调查工作流。
## 实验室架构
| 组件 | 系统 |
|---|---|
| Wazuh 服务器 | Ubuntu Server 24 |
| Agent 1 | Windows 10 |
| Agent 2 | Debian 13 |
| Agent 3 | Debian 13 |
| 环境 | 虚拟化实验环境 |
## 已实现的功能
- Wazuh 服务器安装与配置
- 三个 Wazuh Agent 已部署并连接
- Windows 与 Linux 端点监控
- 安全事件收集
- File Integrity Monitoring (FIM)
- MITRE ATT&CK 映射
- Security Configuration Assessment (SCA)
- 基础告警调查
- Agent 故障排查与服务验证
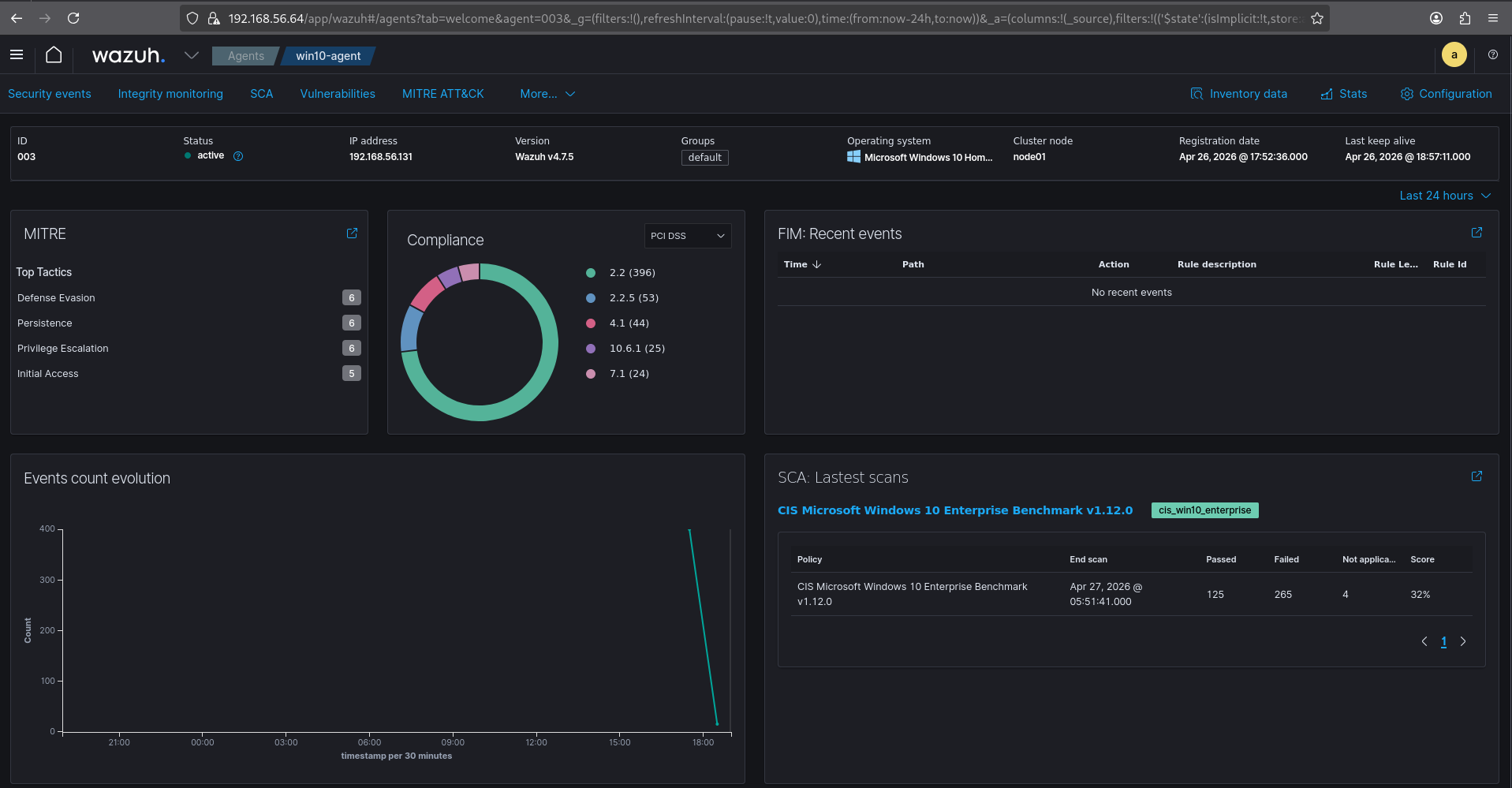
## 截图
### Agent 概览

### Windows Agent 详细信息

### 安全事件仪表板

### MITRE ATT&CK 仪表板

### 文件完整性监控

## 测试场景
| 测试用例 | 描述 | 预期结果 | 状态 |
|---|---|---|---|
| Agent 连接 | 在 Wazuh 中注册了三个端点 | Agent 显示为活跃状态 | 已完成 |
| Agent 关机 | 关闭一台受监控的机器 | Agent 最终变为断开连接状态 | 已完成 |
| 管理员/root 登录 | 使用特权账户登录 | 身份验证活动出现在日志中 | 已完成 |
| 登录失败尝试 | 多次输入错误凭据 | 生成身份验证失败事件 | 已完成 |
| 文件修改 | 修改了受监控的文件 | FIM 检测到被修改的文件 | 已完成 |
| 软件安装 | 安装了诸如 neofetch 的软件包 | 收集软件包/活动日志 | 已完成 |
| 服务操作 | 启动/停止系统服务 | 记录系统活动日志 | 已完成 |
| 可疑命令执行 | 运行了诸如 whoami、ipconfig/ifconfig、net user、sudo 等命令 | 审查命令/安全事件 | 已完成 |
## 自定义规则
已针对以下情况准备了自定义检测逻辑:
- 可疑命令执行
- 关键文件修改
- 身份验证失败
- 权限提升指标
- 新软件执行
示例规则存储于:
```
rules/custom_rules.xml
```
## 故障排查笔记
在实验过程中,审查了以下几个问题:
- Agent 未立即显示在仪表板中
- 端点活动与 Wazuh 告警之间存在延迟
- Agent 活跃/断开连接状态未即时更新
- FIM 事件需要正确的受监控路径
- Windows/Linux 日志差异
故障排查步骤包括:
- 检查 Wazuh Agent 服务状态
- 验证 Agent 配置中的管理器 IP 地址
- 重启 Wazuh 管理器和 Agent 服务
- 检查防火墙/网络连接性
- 审查 Agent 注册和仪表板过滤器
## 展现的技能
- SIEM 部署
- 端点监控
- Windows 与 Linux 管理
- Wazuh Agent 配置
- 日志分析
- File Integrity Monitoring
- MITRE ATT&CK 基础
- SOC 调查工作流
- 故障排查与文档编写
## 结论
这个实验室帮助我了解了 Wazuh 如何收集端点遥测数据、Agent 如何与管理器通信,以及 SOC 分析师如何使用 Wazuh 仪表板来调查安全事件、监控端点并验证系统活动。
标签:AMSI绕过, Cloudflare, Debian, MITRE ATT&CK, PB级数据处理, Wazuh, Windows 10, x64dbg, 威胁检测, 安全事件响应, 安全实验, 安全运维, 安全配置评估, 实验室项目, 日志收集, 检测规则, 端点监控, 网络资产发现, 虚拟化环境