managelm/managelm-server

GitHub: managelm/managelm-server

ManageLM Server 是一个自托管的控制平面,通过自然语言将指令下发到代理,实现对服务器的安全自动化管理。

Stars: 0 | Forks: 0

ManageLM

ManageLM Server

使用自然语言管理服务器 —— 为 ManageLM 代理 提供自托管控制平面。

License Website Docs Docker Platform

ManageLM Portal — dashboard with agent monitoring, task history, and natural language interface

无需再依赖僵化的仪表板和脚本。告诉 Claude 你的需求 —— ManageLM 代理会在你的 Linux 和 Windows 服务器上执行,且仅在你允许的命令范围内运行。 ``` You: "Install nginx, enable it, open port 443, and run a security audit" Portal: Execution Plan ┌──────────────────────────────────────────────────────┐ │ 1) packages → Install nginx │ │ 2) services → Enable and start nginx │ │ 3) firewall → Open port 443/tcp │ │ 4) security → Run full security audit │ └──────────────────────────────────────────────────────┘ ✓ All steps completed. Security audit: 47 checks passed, 3 warnings. ``` ## 为什么要使用 ManageLM Server? - **自然语言秒级执行服务器操作** —— 描述你的需求,代理选择正确的技能并运行相应命令。 - **32 种内置技能** —— 软件包、服务、防火墙、Web 服务器、数据库、容器、证书、用户、存储、合规性等。 - **安全即架构** —— 四层防护:注入阻断、二进制允许列表、破坏性参数防护、内核沙箱(Landlock + seccomp-bpf)。默认只读。 - **零入站端口** —— 代理通过 WebSocket 主动外连,无需 SSH、无需 VPN、无攻击面。 - **本地或云端 AI** —— 代理可使用 Ollama、LocalAI 或任意 OpenAI 兼容的 LLM。你的数据保留在自有服务器。 - **100% 免费,最多支持 10 个代理** —— 无陷阱、无时间限制。 ## 快速开始 ### 选项 1:自解压安装程序 下载 [最新版本](https://github.com/managelm/managelm-server/releases/latest),解压并运行: ``` gunzip managelm-1.3.2-linux-x64.sh.gz sudo bash managelm-1.3.2-linux-x64.sh ``` 安装程序捆绑了其自己的 Node.js 运行时 —— **目标服务器无需任何前置条件**。它会提示设置服务用户和端口,安装到 `/opt/managelm-server/`,并注册 systemd 服务。 安装完成后: ``` # 配置数据库和 Redis sudo vi /opt/managelm-server/portal/.env # 启动门户 systemctl start managelm-portal # 安装您的第一个代理 curl -fsSL https://your-server/install | bash ``` ### 选项 2:Docker ``` curl -fSL https://app.managelm.com/doc/docker-compose.yml -o docker-compose.yml curl -fSL https://app.managelm.com/doc/.env.example -o .env # 编辑 .env 并使用您的设置,然后: docker compose up -d ``` ### 选项 3:SaaS(零配置) 只需访问 [app.managelm.com](https://app.managelm.com) 并创建账户。免费支持最多 10 个代理。 ## 前置条件 | 组件 | 适用场景 | |------|---------| | **PostgreSQL 15+** | 应用数据库 | | **Redis 7+**(或 Valkey) | 会话、发布/订阅、速率限制 | Node.js 已包含在安装程序中。Docker 镜像包含所有依赖。 ## 舰队管理

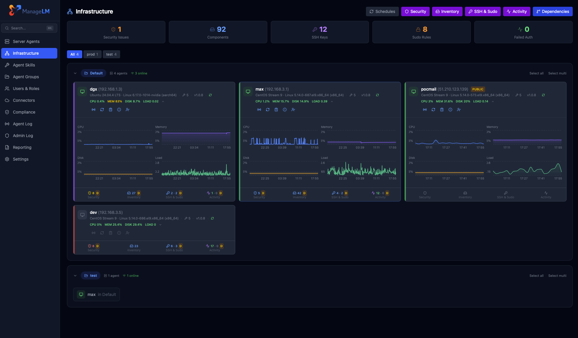
ManageLM Infrastructure — monitoring dashboard with server health, CPU, memory, disk, and network metrics

从单一面板监控整个舰队 —— 健康状态、CPU、内存、磁盘、网络。跨组运行任务、触发安全审计、生成合规报告、管理证书并跟踪所有变更。 ## 功能特性 | 类别 | 能力 | |------|------| | **任务执行** | 自然语言任务、多步骤规划、文件传输、交互式问答 | | **安全** | 自动审计(SSH、防火墙、TLS、用户、软件包)、PDF 报告、合规框架 | | **监控** | CPU、内存、磁盘、服务、自定义检查、邮件/Webhook 告警 | | **PKI** | 内部 CA、Let's Encrypt ACME(HTTP-01、DNS-01)、通配符证书、自动续期 | | **备份** | 计划备份到 S3 兼容存储,保留策略 | | **资产清单** | 硬件、软件包、服务、容器、网络 —— 自动发现 | | **云连接器** | AWS EC2 舰队发现与导入 | | **多租户** | 账户、角色、每用户权限、团队管理 | ## 架构 ``` ┌─────────────┐ MCP (HTTPS) ┌──────────────────┐ WebSocket/HTTPS ┌─────────────┐ │ Claude │ ◄─────────────────────► │ ManageLM Server │ ◄───────────────────► │ Agent │ │ (MCP Client)│ │ (this project) │ │ (on host) │ └─────────────┘ └──────────────────┘ └─────────────┘ │ ┌──────┴──────┐ │ PostgreSQL │ │ Redis/Valkey│ └─────────────┘ ``` ## 集成 与你喜爱的 AI 工具协同工作: - [Claude Code Extension](https://github.com/managelm/claude-extension) —— MCP 集成,适用于 Claude Desktop 和 Claude Code - [VS Code Extension](https://github.com/managelm/vscode-extension) —— 在 Copilot 聊天中使用 `@managelm` - [ChatGPT Plugin](https://github.com/managelm/openai-gpt) —— 从 ChatGPT 管理服务器 - [n8n Plugin](https://github.com/managelm/n8n-plugin) —— 基础设施自动化工作流 - [Slack Plugin](https://github.com/managelm/slack-plugin) —— Slack 中的通知与命令 - [OpenClaw Plugin](https://github.com/managelm/openclaw-plugin) —— OpenClaw 集成 ## 升级 下载新版本并在同一服务器上运行。安装程序会检测现有安装,保留你的 `.env`,并原地升级: ``` gunzip managelm-1.3.3-linux-x64.sh.gz sudo bash managelm-1.3.3-linux-x64.sh ``` ## 链接 - [官方网站](https://www.managelm.com) - [文档](https://app.managelm.com/doc/) - [Docker Hub](https://hub.docker.com/r/managelm/portal) - [ManageLM 代理](https://github.com/managelm/managelm-agent) ## 许可证 ManageLM Server 是可获取源代码的软件。**非商业用途免费**。商业用途需从 [RCDevs S.A.](https://www.managelm.com) 获取许可证 —— 详见 [LICENSE](LICENSE)。
标签:Agent化, AIops, Docker, ManageLM, MITM代理, NIDS, 云端门户, 关键词SEO, 可执行计划, 安全防御评估, 容器化, 控制平面, 文档化, 服务启停, 服务器管理, 服务端, 测试用例, 源码可用, 端口管理, 自托管, 自然语言操作, 许可透明, 请求拦截, 运维自动化, 防火墙管理