Security-Onion-Solutions/securityonion
GitHub: Security-Onion-Solutions/securityonion
Security Onion 是一个集成了入侵检测、网络分析、日志管理和威胁狩猎功能的开源企业安全监控平台。
Stars: 4453 | Forks: 625
## Security Onion 2.4
Security Onion 2.4 来了!
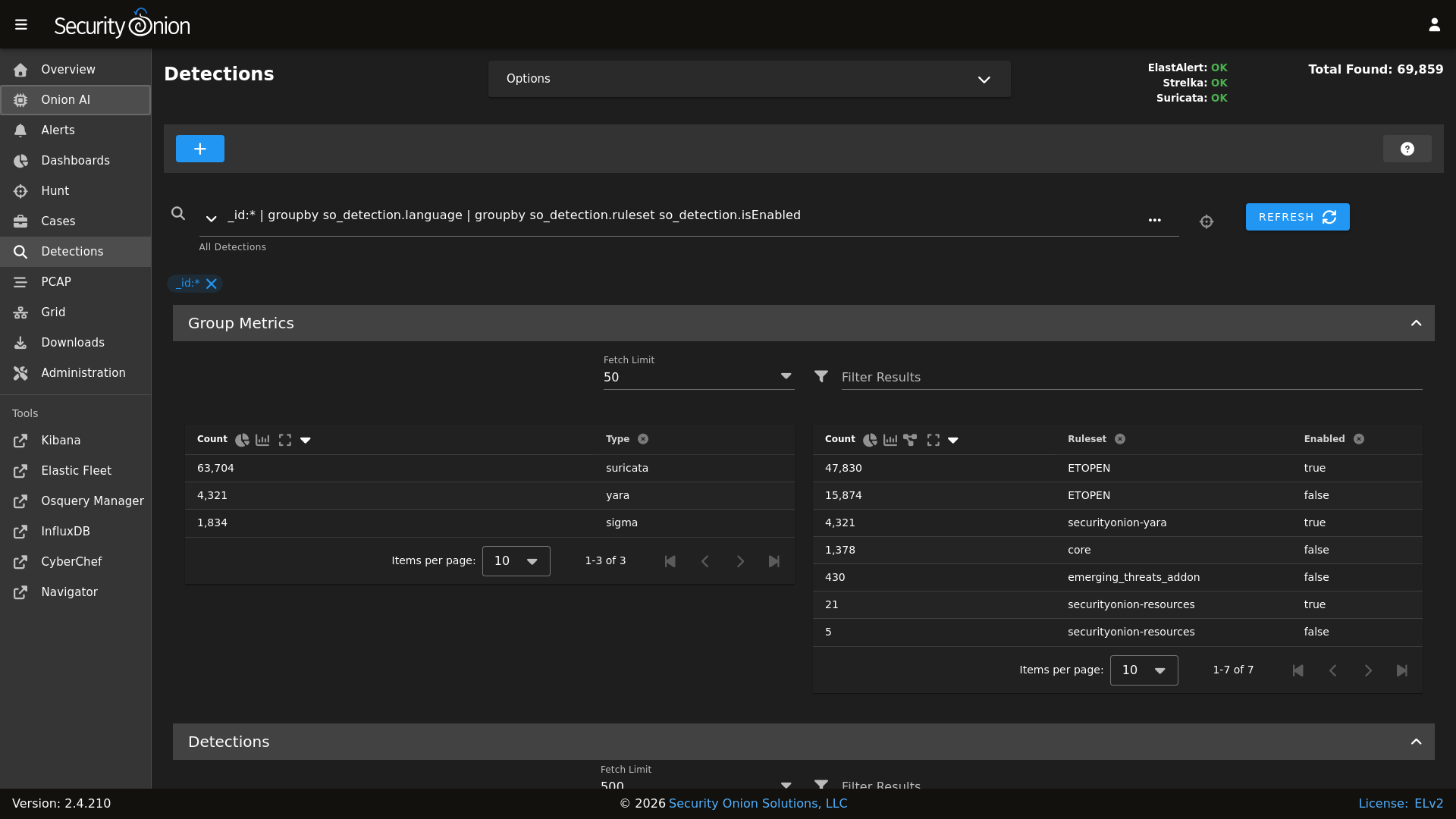
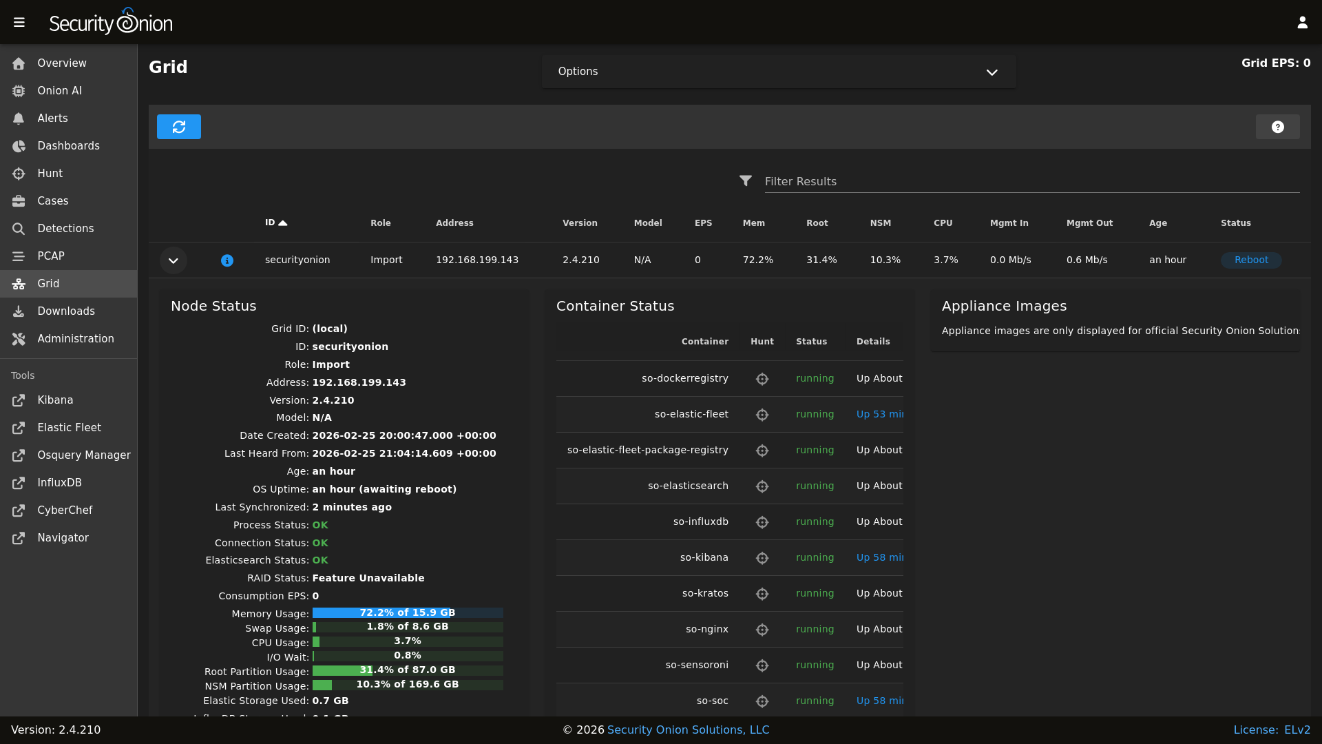
## 截图
告警

仪表盘

搜寻

检测

PCAP

网格

配置

### 发行说明
https://securityonion.net/docs/release-notes
### 需求
https://securityonion.net/docs/hardware
### 下载
https://securityonion.net/docs/download
### 安装
https://securityonion.net/docs/installation
### 常见问题
https://securityonion.net/docs/faq
### 反馈
https://securityonion.net/docs/community-support
标签:Beacon Object File, CyberChef, Elasticsearch, Elastic Stack, HTTP/HTTPS抓包, IP 地址批量处理, IT运维, Logstash, meg, Metaprompt, NIDS, OISF, Osquery, PCAP, Rootkit, Security Onion, Siem, Socks5代理, Suricata, Zeek, 代理服务器, 仪表盘, 信息安全, 全流量抓包, 内容过滤, 告警管理, 安全运营中心, 容器化, 异常检测, 态势感知, 无线安全, 日志管理, 服务器, 流量重放, 现代安全运营, 端点安全, 系统分析, 网络分析, 网络安全, 网络安全审计, 网络映射, 补丁管理, 请求拦截, 越狱测试, 逆向工具, 隐私保护