Pranav-Game-Dev/Unified-Threat-Console-UTC-

GitHub: Pranav-Game-Dev/Unified-Threat-Console-UTC-

一个集网络监控、入侵检测、漏洞扫描和日志分析于一体的轻量级Web安全运营中心平台,解决了多工具分散管理的问题。

Stars: 0 | Forks: 0

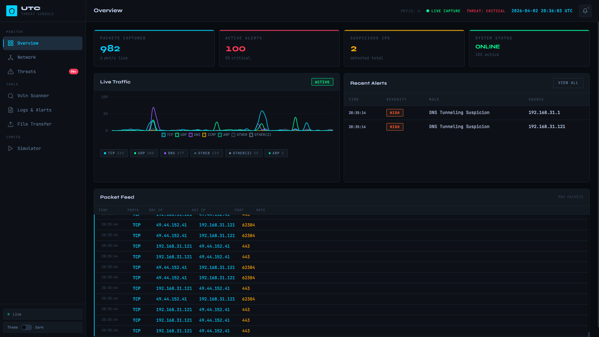
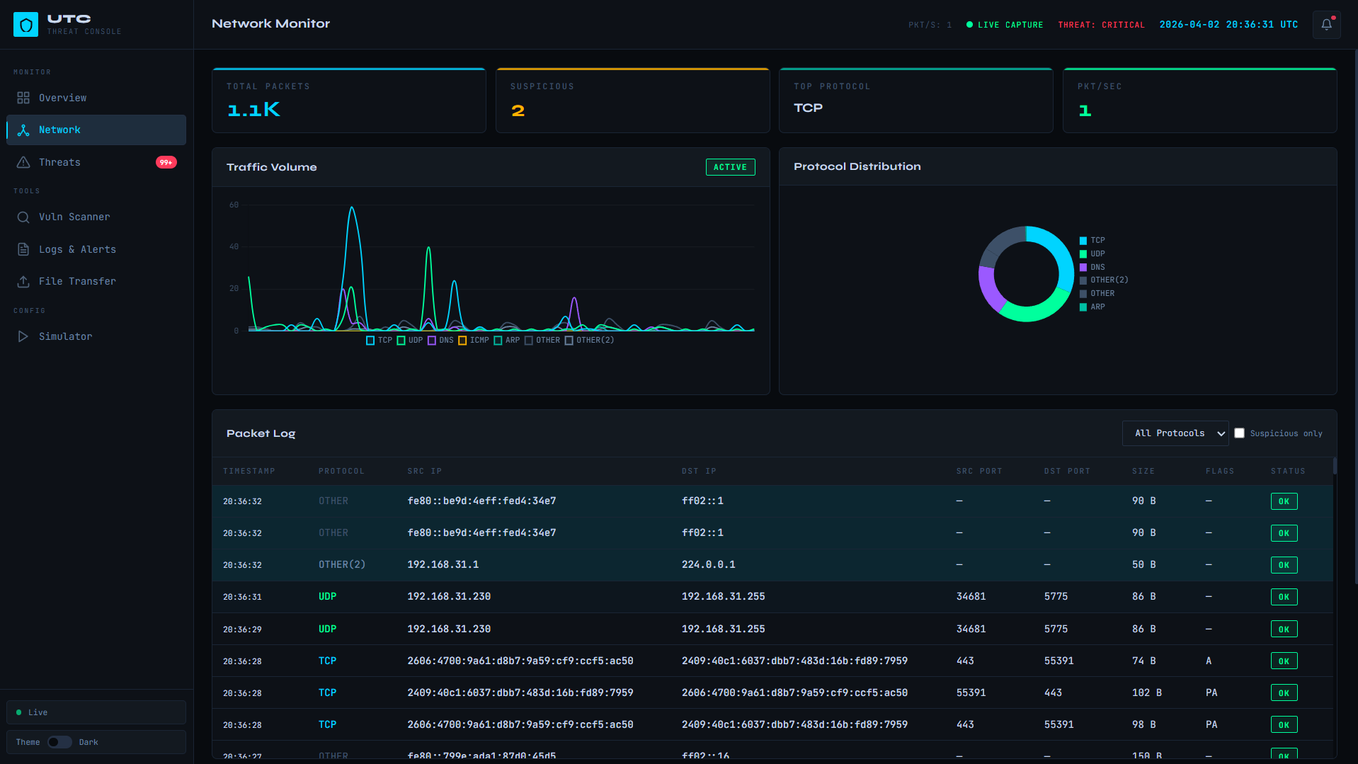
# 统一威胁控制台 (UTC) 统一威胁控制台 (UTC) 是一个迷你安全运营中心 (SOC) 平台,将多种网络安全功能集成到一个集中式系统中。它通过统一的基于 Web 的仪表板提供实时网络监控、威胁检测、漏洞扫描和安全的文件处理。 ## 概述 现代网络安全系统通常依赖于多个独立的工具,导致监控分散和响应延迟。UTC 通过将基本的安全模块组合到一个单一的、具有内聚力的平台中来解决这个问题,该平台提供可见性、控制能力和实时洞察。 ## 主要功能 ### 网络流量监控 * 捕获实时网络数据包 * 提取 IP 地址、端口和协议 * 支持 TCP、UDP、DNS 和 ICMP * 检测流量异常和峰值 ### 入侵检测系统 (IDS) * 基于规则的检测引擎 * 检测: * 端口扫描 * 暴力破解尝试 * DoS/DDoS 模式 * 可疑端口 * 使用时间窗口和状态跟踪 * 生成实时警报 ### Web 漏洞扫描器 * 扫描 Web 应用程序是否存在以下漏洞: * SQL 注入 * 跨站脚本攻击 (XSS) * 缺少安全头 * 开放重定向 * 目录遍历 * 对发现结果进行分类: * 信息 * 潜在 * 已确认 ### 日志监控与警报系统 * 收集来自所有模块的日志 * 存储结构化数据 * 检测异常情况 * 实时显示日志 ### 安全文件传输 * AES-256 加密 * 基于 Token 的访问控制 * 可选密码保护 * 文件过期机制 * 确保机密性和完整性 ### 攻击模拟器 * 模拟: * 端口扫描 * 流量泛洪 * 用于测试 IDS 检测能力 * 在受控环境中运行 ### 集中式仪表板 * 基于 Web 的 SOC 界面 * 显示: * 实时流量 * 警报 * 日志 * 扫描结果 * 通过 WebSockets 进行实时更新 * 支持浅色和深色模式 ## 系统架构 * 后端:Python (FastAPI),Npcap (Windows) * 前端:HTML、CSS、JavaScript * 数据库:SQLite * 实时通信:WebSockets * 安全:AES-256 加密,Token 认证 ## 项目结构 ``` Unified Threat Console (UTC) ├── app │ ├── modules │ │ ├── file_transfer.py │ │ ├── ids_engine.py │ │ ├── log_monitor.py │ │ ├── network_monitor.py │ │ └── vuln_scanner.py │ ├── routers │ │ ├── files.py │ │ ├── logs.py │ │ ├── network.py │ │ ├── scanner.py │ │ └── threats.py │ ├── config.py │ ├── database.py │ ├── main.py │ └── ws_manager.py ├── config │ └── settings.json ├── dashboard │ ├── app.js │ ├── index.html │ └── style.css ├── README.md ├── requirements.txt └── run.py ``` ## 屏幕截图 Overview

Overview Page

Network

Network Monitor page

Threats

Threat Detection page

Vulnerability Scanner

Vulnerability Scanner page

Logs

Logs and Alerts page

attack simulator

Attack Simulator page

## 安装说明 1. 克隆仓库: ``` git clone https://github.com/your-username/unified-threat-console.git cd unified-threat-console ``` 2. 安装依赖项: 安装 Npcap (Windows) — 实时数据包捕获所需: https://npcap.com/#download ``` pip install -r requirements.txt ``` 3. 运行应用程序: ``` python run.py ``` ## 使用说明 * 使用运行脚本启动服务器 * Web 仪表板将在浏览器中自动打开 * 监控实时流量和警报 * 通过 UI 使用扫描器和文件传输模块 ## 工作流程 1. 捕获网络流量 2. 使用 IDS 引擎进行分析 3. 生成日志和警报 4. 将数据存储在数据库中 5. 在仪表板上实时显示结果 ## 优势 * 集中式监控 * 实时检测 * 提高可见性 * 模块化设计 * 用户友好的界面 ## 许可证 本项目仅供教育和学术目的使用。
标签:AES-256加密, AMSI绕过, AV绕过, CISA项目, DoS/DDoS检测, FastAPI, Npcap, Python, SQL注入检测, WebSockets, Web漏洞扫描, XSS检测, 免杀技术, 入侵检测系统, 协议分析, 多模态安全, 威胁检测, 安全可视化, 安全告警, 安全基线检查, 安全数据湖, 安全文件传输, 安全运营中心, 安全防御工具, 实时网络监控, 插件系统, 攻击模拟器, 数据可视化, 无后门, 暴力破解检测, 权限提升, 端口扫描检测, 统一威胁控制台, 网络安全, 网络抓包, 网络映射, 网络流量分析, 逆向工具, 隐私保护, 集中式安全仪表盘