IshtiakNihal/Automated-Cyber-Threat-Intelligence-CTI-Platform-Your-Own-Threat-Feed
GitHub: IshtiakNihal/Automated-Cyber-Threat-Intelligence-CTI-Platform-Your-Own-Threat-Feed
一套完全自动化、自托管的威胁情报平台,从多源OSINT持续收集IOC并自动丰富、评分和关联,通过REST API和OpenCTI/MISP提供可查询的情报数据。
Stars: 0 | Forks: 0
# 🛡️ 自动化网络威胁情报 (CTI) 平台
一个完全自动化、自托管的威胁情报平台,持续从多个 OSINT 来源收集失陷指标,使用上下文数据对其进行丰富、对指标进行去重,并通过 REST API 将其暴露——所有这些均通过 Docker 容器编排,并配备 Prometheus/Grafana 监控。

## 📋 目录
- [概述](#overview)
- [架构](#architecture)
- [功能特性](#features)
- [技术栈](#tech-stack)
- [项目结构](#project-structure)
- [前置条件](#prerequisites)
- [快速开始](#quick-start)
- [服务与端口](#services--ports)
- [数据库 Schema](#database-schema)
- [API 参考](#api-reference)
- [收集管道](#collection-pipeline)
- [丰富引擎](#enrichment-engine)
- [威胁评分](#threat-scoring)
- [监控与仪表板](#monitoring--dashboards)
- [截图](#screenshots)
- [测试](#testing)
- [配置](#configuration)
- [故障排除](#troubleshooting)
- [未来增强](#future-enhancements)
- [许可证](#license)
## 概述
该平台解决了威胁情报运营中的核心挑战:**将来自不同来源的 IOC 聚合、标准化并丰富为单一、可查询的情报数据库。**
系统从 8 个以上的 OSINT 源(AlienVault OTX、AbuseIPDB、Phishtank、CISA KEV、Shodan、URLhaus、Feodo Tracker、ThreatFox)摄取威胁数据,通过多阶段丰富管道运行,计算基于置信度的威胁评分,并将所有内容存储在带有 Elasticsearch 索引的 PostgreSQL 中。
具有基于令牌的身份验证的 Flask REST API 公开了用于 SIEM/SOAR 集成的情报,而 OpenCTI 和 MISP 提供基于图的威胁关系可视化和事件关联。
## 架构
```
┌─────────────────────────────────────────────────────────────────────────┐
│ CTI PLATFORM - SYSTEM ARCHITECTURE │
├─────────────────────────────────────────────────────────────────────────┤
│ │
│ ┌───────────────────────────────────────────────────────────────────┐ │
│ │ COLLECTION LAYER (Python) │ │
│ │ AlienVault OTX │ AbuseIPDB │ Phishtank │ CISA KEV │ │
│ │ Shodan │ URLhaus │ Feodo Tracker │ ThreatFox │ │
│ │ ► Scheduled via APScheduler (every 6 hours) │ │
│ │ ► Hash-based deduplication (SHA-256 of value+type) │ │
│ └──────────────────────────┬────────────────────────────────────────┘ │
│ ▼ │
│ ┌───────────────────────────────────────────────────────────────────┐ │
│ │ ENRICHMENT LAYER (Python) │ │
│ │ VirusTotal │ IPInfo │ WHOIS │ Passive DNS │ CVE │ Malware │ │
│ │ ► Threat scoring: VT ratio × 0.4 + source × 0.3 + ... │ │
│ │ ► Confidence scoring per enrichment (0–1 scale) │ │
│ └──────────────────────────┬────────────────────────────────────────┘ │
│ ▼ │
│ ┌───────────────────────────────────────────────────────────────────┐ │
│ │ DATA STORAGE (PostgreSQL + Elasticsearch) │ │
│ │ PostgreSQL: IOCs, enrichments, actors, API keys, logs │ │
│ │ Elasticsearch: Full-text search, aggregations, time-series │ │
│ │ Redis: Caching, rate-limit tracking, job queues │ │
│ └──────────────────────────┬────────────────────────────────────────┘ │
│ ▼ │
│ ┌───────────────────────────────────────────────────────────────────┐ │
│ │ API LAYER (Flask + Gunicorn) │ │
│ │ GET /api/iocs ─── GET /api/actors ─── GET /api/analytics │ │
│ │ POST /api/iocs/lookup ─── GET /metrics (Prometheus) │ │
│ │ ► Bearer token authentication (SHA-256 key hash) │ │
│ └──────────────────────────┬────────────────────────────────────────┘ │
│ ▼ │
│ ┌───────────────────────────────────────────────────────────────────┐ │
│ │ MONITORING (Prometheus + Grafana) │ │
│ │ Scrape targets: API server, collection service, enrichment │ │
│ │ Dashboard: Request rates, memory, uptime, GC activity │ │
│ └───────────────────────────────────────────────────────────────────┘ │
│ │
└─────────────────────────────────────────────────────────────────────────┘
```
## 功能特性
- **多源 IOC 收集** — 8 个 OSINT 源,支持定时轮询
- **智能去重** — 基于 SHA-256 哈希,合并来源并更新 `last_seen`
- **6 个丰富器管道** — VirusTotal、IPInfo、WHOIS、Passive DNS、CVE 关联、恶意软件分类
- **基于置信度的威胁评分** — 加权算法(0–10 分制),结合检测率、来源可靠性、时效性和丰富深度
- **带身份验证的 REST API** — Flask API 搭配 Bearer 令牌认证,支持可过滤查询和分析端点
- **21 个植入的威胁行为者** — APT1、APT28、APT29、Lazarus Group、Emotet 等,包含 MITRE ATT&CK TTPs
- **IOC-行为者关联** — 自动将指标链接到已知的威胁组织
- **OpenCTI 集成** — STIX 2.1 指标创建和关系映射
- **MISP 集成** — 基于事件的共享和属性关联
- **Prometheus + Grafana 监控** — 实时 API 性能、内存使用和服务健康仪表板
- **全 Docker 编排** — 16 个容器化服务,具备健康检查和依赖管理
- **PostgreSQL + Elasticsearch** — 关系存储搭配全文搜索索引

## 技术栈
| 组件 | 技术 | 用途 |
|---|---|---|
| **收集** | Python 3.11 + APScheduler | 搭配 cron 调度的多源 IOC 摄取 |
| **丰富** | Python 3.11 | 搭配置信度评分的并行丰富 |
| **数据库** | PostgreSQL 14 | 搭配 JSONB 丰富数据的关系型 IOC 存储 |
| **搜索** | Elasticsearch 8 | IOC 全文搜索和聚合分析 |
| **缓存** | Redis 7 | 速率限制、任务队列、会话缓存 |
| **API** | Flask 3.0 + Gunicorn | 搭配 SQLAlchemy ORM 的 RESTful API |
| **威胁情报** | OpenCTI + MISP | STIX 2.1 图建模 + 事件关联 |
| **监控** | Prometheus + Grafana | 指标收集和实时仪表板 |
| **存储** | MinIO | 用于工件的 S3 兼容对象存储 |
| **消息** | RabbitMQ | OpenCTI worker 的消息代理 |
| **容器** | Docker + docker-compose | 16 个服务的完整编排 |
## 项目结构
```
Project_A_CTI_Platform/
├── docker-compose.yml # Full 16-service orchestration
├── requirements.txt # Python dependencies
├── .env.example # Environment template (copy to .env)
│
├── src/
│ ├── collection_service/
│ │ ├── main.py # APScheduler orchestrator
│ │ ├── collectors/ # 8 source-specific collectors
│ │ │ ├── alienvault.py # AlienVault OTX API
│ │ │ ├── abuseipdb.py # AbuseIPDB API
│ │ │ ├── phishtank.py # Phishtank RSS feed
│ │ │ ├── cisa.py # CISA KEV feed
│ │ │ ├── shodan_collector.py # Shodan API
│ │ │ ├── urlhaus.py # URLhaus abuse.ch
│ │ │ ├── feodo.py # Feodo Tracker
│ │ │ └── threatfox.py # ThreatFox abuse.ch
│ │ ├── deduplicator.py # Hash-based IOC dedup
│ │ └── database.py # PostgreSQL connection
│ │
│ ├── enrichment_service/
│ │ ├── main.py # Enrichment worker loop
│ │ ├── enrichers/ # 6 enrichment modules
│ │ │ ├── virustotal.py # VT detection ratios
│ │ │ ├── ipinfo.py # Geolocation & ASN
│ │ │ ├── whois_enricher.py # Domain registration
│ │ │ ├── passive_dns.py # Historical DNS records
│ │ │ ├── cve_linkage.py # CVE association
│ │ │ └── malware_classifier.py
│ │ ├── scoring.py # Threat score algorithm
│ │ └── database.py
│ │
│ ├── api_server/
│ │ ├── main.py # Flask app entry point
│ │ ├── routes/
│ │ │ ├── iocs.py # IOC CRUD + lookup
│ │ │ ├── actors.py # Threat actor queries
│ │ │ └── analytics.py # Summary & top threats
│ │ ├── auth.py # Bearer token authentication
│ │ └── db.py # SQLAlchemy engine
│ │
│ ├── opencti_connector/ # STIX 2.1 integration
│ └── misp_connector/ # MISP event sync
│
├── database/
│ ├── schema.sql # 8 tables + 2 analytics views
│ ├── seed_data.sql # 21 threat actors + API keys
│ └── seed_realistic_data.sql # 1300+ IOCs with enrichments
│
├── docker/ # Service Dockerfiles
│ ├── Dockerfile.api
│ ├── Dockerfile.collection
│ └── Dockerfile.enrichment
│
├── monitoring/
│ ├── prometheus_config.yml # Scrape config
│ ├── grafana_datasource.yml # Prometheus datasource
│ └── grafana_dashboards/ # Provisioned dashboards
│
├── config/
│ └── cti_config.py # Centralized config
│
├── scripts/
│ ├── 01_phase1_init.sh # Environment bootstrap
│ └── 02_elasticsearch_init.sh # ES index setup
│
├── tests/
│ ├── test_api.py
│ ├── test_collectors.py
│ └── test_enrichers.py
│
├── docs/
│ ├── SETUP_GUIDE.md
│ ├── API_DOCUMENTATION.md
│ ├── SOURCE_INTEGRATION_GUIDE.md
│ └── TROUBLESHOOTING.md
│
└── screenshots/ # 16 evidence screenshots
```
## 前置条件
- **Docker** 24+ 和 **Docker Compose** v2
- **8 GB RAM** 最小(完整堆栈带 OpenCTI/MISP 建议为 16 GB)
- **Python 3.11**(可选 — 仅用于本地开发)
- OSINT 来源的 API 密钥(参见 [配置](#configuration))
## 快速开始
**1. 克隆并配置:**
```
git clone https://github.com/AhmedIshtiakNihal/Automated-Cyber-Threat-Intelligence-CTI-Platform-Your-Own-Threat-Feed-.git
cd Automated-Cyber-Threat-Intelligence-CTI-Platform-Your-Own-Threat-Feed-
cp .env.example .env
# 编辑 .env 填入你的 API keys
```
**2. 启动核心服务:**
```
# 轻量级 (core platform — ~2 GB RAM):
docker-compose up -d postgres_cti elasticsearch_cti redis_cti api_server prometheus grafana
# 全栈 (includes OpenCTI + MISP — 需 8+ GB RAM):
docker-compose up -d
```
**3. 等待初始化(30–60 秒),然后验证:**
```
# 检查所有 containers 是否健康
docker ps
# 测试 API
curl http://localhost:5000/api/health
# → {"status": "ok"}
# 查询 IOCs (authenticated)
curl -s "http://localhost:5000/api/iocs?limit=5" \
-H "Authorization: Bearer cti_api_key_2026"
```

## 服务与端口
| 服务 | 端口 | 描述 |
|---|---|---|
| **API Server** | `5000` | Flask REST API + Prometheus 指标 |
| **PostgreSQL** | `5432` | 主 IOC 数据库 |
| **Elasticsearch** | `9201` | 全文搜索与分析 |
| **Redis** | `6380` | 缓存与速率限制 |
| **Grafana** | `3000` | 监控仪表板 (admin/admin) |
| **Prometheus** | `9090` | 指标聚合 |
| **OpenCTI** | `4000` | 威胁情报平台 (admin@opencti.io) |
| **MISP** | `80` | 基于事件的情报共享 |
| **MinIO** | `9000` | S3 兼容对象存储 |
| **RabbitMQ** | `5672` | OpenCTI 的消息代理 |

## 数据库 Schema
该平台使用 **8 个核心表**和 **2 个分析视图**:
| 表 | 用途 | 关键列 |
|---|---|---|
| `iocs` | 失陷指标 | `ioc_value`, `ioc_type`, `threat_score`, `status` |
| `enrichments` | 每个 IOC 的丰富数据 | `enricher_name`, `data` (JSONB), `confidence` |
| `sources` | OSINT 源元数据 | `name`, `feed_url`, `reliability_score` |
| `threat_actors` | APT 组织与威胁行为者 | `name`, `aliases`, `ttps`, `known_malware` |
| `ioc_threat_actor_links` | IOC ↔ 行为者关联 | `ioc_id`, `actor_id`, `confidence` |
| `api_keys` | API 认证令牌 | `key_hash` (SHA-256), `rate_limit` |
| `collection_logs` | 收集运行历史 | `iocs_collected`, `duration_seconds` |
| `enrichment_logs` | 丰富运行历史 | `iocs_processed`, `iocs_enriched` |
**视图:** `ioc_summary_by_type` 和 `enrichment_coverage_view` 提供预先计算的分析。

### IOC 分布
数据库支持 5 种 IOC 类型:`ip`、`domain`、`url`、`sha256` 和 `md5`。

### 威胁行为者
21 个植入的威胁行为者档案,包含原产国、已知别名、MITRE ATT&CK TTPs 以及相关的恶意软件家族:

## API 参考
所有端点(`/api/health` 除外)都需要认证:
```
Authorization: Bearer cti_api_key_2026
```
### 端点
| 方法 | 端点 | 描述 |
|---|---|---|
| `GET` | `/api/health` | 健康检查 (无需认证) |
| `GET` | `/api/iocs` | IOC 列表 (可过滤) |
| `GET` | `/api/iocs/` | IOC 详情 + 丰富信息 |
| `POST` | `/api/iocs/lookup` | 检查 IOC 是否存在 |
| `GET` | `/api/actors` | 威胁行为者列表 |
| `GET` | `/api/actors//indicators` | 链接到行为者的 IOC |
| `GET` | `/api/actors//ttps` | MITRE ATT&CK 技术 |
| `GET` | `/api/analytics/summary` | 平台汇总统计 |
| `GET` | `/api/analytics/threats` | 按 IOC 数量排名的热门威胁行为者 |
| `GET` | `/api/analytics/sources` | 按来源列出的 IOC 贡献 |
| `GET` | `/metrics` | Prometheus 指标 (无需认证) |
### 查询参数
| 参数 | 类型 | 描述 |
|---|---|---|
| `type` | string | 按 IOC 类型过滤 (`ip`, `domain`, `url`, `sha256`, `md5`) |
| `limit` | int | 最大结果数 (默认: 100) |
| `score_min` | float | 最低威胁评分 (0–10) |
### 示例响应
**GET /api/iocs?limit=5:**

**GET /api/actors:**

**GET /api/analytics/summary:**

**GET /api/health:**

## 收集管道
收集服务通过 APScheduler 按 6 小时的时间表运行,轮询 8 个 OSINT 来源:
1. **获取** — 每个收集器查询其来源 API/源
2. **解析** — 原始响应被标准化为标准 IOC 格式
3. **去重** — 根据现有记录检查 `SHA-256(ioc_value | ioc_type)`
4. **存储** — 新 IOC 被插入;现有 IOC 的 `occurrences_count` 递增并更新 `last_seen`
```
# 去重算法 (simplified)
ioc_hash = hashlib.sha256(f"{ioc_value}|{ioc_type}".encode()).hexdigest()
# PostgreSQL upsert
INSERT INTO iocs (..., ioc_hash, ...)
VALUES (...)
ON CONFLICT (ioc_hash) DO UPDATE
SET occurrences_count = iocs.occurrences_count + 1,
last_seen = NOW()
```
### 收集来源
| 来源 | 源类型 | IOC 类型 | 速率限制 |
|---|---|---|---|
| AlienVault OTX | REST API | IPs, domains, hashes, URLs | 1000/天 |
| AbuseIPDB | REST API | 携带滥用评分的 IPs | 15/天 (免费) |
| Phishtank | RSS/CSV | Phishing URLs | 无限制 |
| CISA KEV | JSON feed | 携带 exploits 的 CVEs | 无限制 |
| Shodan | REST API | IPs, services, CVEs | 1/秒 (免费) |
| URLhaus | RSS/JSON | 恶意 URLs | 无限制 |
| Feodo Tracker | CSV | C2 server IPs | 无限制 |
| ThreatFox | REST API | 混合 IOCs | 无限制 |

## 丰富引擎
每个 IOC 都通过 6 个丰富模块:
| 丰富器 | 提供的数据 | 置信度 |
|---|---|---|
| **VirusTotal** | 检测率、扫描日期、供应商列表 | 0.5 – 0.95 |
| **IPInfo** | 国家、ISP、ASN、组织 | 0.7 – 0.95 |
| **WHOIS** | 注册商、创建/过期日期 | 0.6 – 0.90 |
| **Passive DNS** | 历史DNS解析 | 0.5 – 0.85 |
| **CVE Linkage** | 关联的 CVE-ID、CVSS 评分 | 0.6 – 0.90 |
| **Malware Classifier** | 恶意软件家族、置信度评分 | 0.3 – 0.95 |
丰富数据以 JSONB 形式存储在 PostgreSQL 中,允许灵活查询:
```
SELECT e.enricher_name, e.data->>'country' AS country, e.confidence
FROM enrichments e
JOIN iocs i ON i.id = e.ioc_id
WHERE i.ioc_value = '185.220.101.34';
```


## 威胁评分
每个 IOC 接收一个由加权因子计算得出的综合威胁评分(0–10):
```
threat_score = (vt_detection_ratio × 0.4)
+ (source_reliability × 0.3)
+ (recency_factor × 0.2)
+ (enrichment_depth × 0.1)
```
| 因子 | 重 | 计算 |
|---|---|---|
| VT Detection Ratio | 40% | `detected / total` 来自 VirusTotal |
| Source Reliability | 30% | 每个来源预配置 (0–1) |
| Recency | 20% | 基于 `last_seen` 的衰减函数 |
| Enrichment Depth | 10% | `count(enrichments) / max_enrichers` |

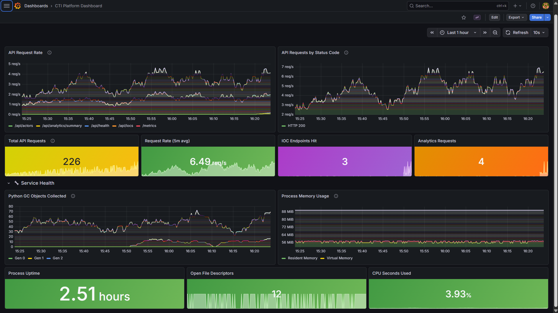
## 监控与仪表板
### Prometheus
所有服务暴露由 Prometheus 每 15 秒抓取一次的 `/metrics` 端点:
- **API Server** (`api_server:5000`) — 请求计数、响应码、延迟
- **Collection Service** (`collection_service:8000`) — 获取的 IOC、收集持续时间
- **Enrichment Service** (`enrichment_service:8000`) — 丰富的 IOC、丰富延迟

### Grafana Dashboard
CTI 平台仪表板提供以下实时可见性:
- **API Request Rate** — 按端点列出的每秒请求数
- **Response Status Codes** — HTTP 200/400/500 分布
- **Total API Requests** — 累积请求计数器
- **Process Memory** — 常驻和虚拟内存使用情况
- **Process Uptime** — 服务可用性追踪
- **GC Activity** — 按代划分的 Python 垃圾回收
访问地址:`http://localhost:3000` (登录: `admin` / `admin`)

## 截图
## 测试
运行测试套件:
```
# 安装测试依赖项
pip install -r requirements.txt
# 运行所有测试
python -m pytest tests/ -v
# 运行特定测试文件
python -m pytest tests/test_api.py -v
python -m pytest tests/test_collectors.py -v
python -m pytest tests/test_enrichers.py -v
```
测试覆盖范围包括:
- **API 测试** — 端点响应、认证、错误处理
- **收集器测试** — 来源解析、去重逻辑
- **丰富器测试** — 评分算法、丰富数据验证
## 配置
将 `.env.example` 复制到 `.env` 并配置:
```
cp .env.example .env
```
### 必需变量
| 变量 | 描述 |
|---|---|
| `POSTGRES_USER` | PostgreSQL 用户名 |
| `POSTGRES_PASSWORD` | PostgreSQL 密码 |
| `POSTGRES_DB` | 数据库名称 |
| `OTX_API_KEY` | AlienVault OTX API 密钥 |
| `ABUSEIPDB_API_KEY` | AbuseIPDB API 密钥 |
| `VT_API_KEY` | VirusTotal API 密钥 |
| `SHODAN_API_KEY` | Shodan API 密钥 |
| `IPINFO_TOKEN` | IPInfo.io token |
### 获取 API 密钥
| 来源 | 注册 | 免费层 |
|---|---|---|
| [AlienVault OTX](https://otx.alienvault.com/) | 免费账户 | 1000 请求/天 |
| [AbuseIPDB](https://www.abuseipdb.com/) | 免费账户 | 15 请求/天 |
| [VirusTotal](https://www.virustotal.com/) | 免费账户 | 4 请求/分钟 |
| [Shodan](https://www.shodan.io/) | 免费账户 | 1 请求/秒 |
| [IPInfo.io](https://ipinfo.io/) | 免费账户 | 1000 请求/月 |
## 故障排除
### 容器未启动
```
docker-compose logs -f
# 检查端口 5000/5432/9200 是否已被占用
sudo lsof -i :5000
```
### Elasticsearch 索引缺失
```
bash scripts/02_elasticsearch_init.sh
```
### API 认证失败
- 确保 `api_keys` 表中存在该 API 密钥
- 密钥以 SHA-256 哈希形式存储;Bearer token 在查找前经过哈希处理
### OpenCTI/MISP 无法访问
- 这些服务需要 60–90 秒才能完全初始化
- 验证 `.env` 中的 URL 和凭据
### 收集返回 0 个 IOC
- 验证 API 密钥已在 `.env` 中设置
- 检查速率限制 — 某些免费层有每日上限
- 查看日志:`docker-compose logs collection_service`
更多详情请参见 [docs/TROUBLESHOOTING.md](docs/TROUBLESHOOTING.md)。
## 未来增强
- [ ] YARA 规则集成,用于基于哈希的恶意软件分类
- [ ] 每日 PDF/HTML 情报摘要生成
- [ ] 高危 IOC 的 Slack/电子邮件告警
- [ ] 面向下游消费者的 STIX/TAXII 源导出
- [ ] 多租户部署的基于角色的访问控制 (RBAC)
- [ ] Elasticsearch 支持的 IOC 搜索自动补全
- [ ] Docker Swarm / Kubernetes 部署清单
- [ ] 搭配自动化测试的 CI/CD 管道
## 许可证
本项目用于教育和作品集演示目的。所有 OSINT 数据来源的使用均符合其各自的免费层 API 服务条款。
点击展开全部 16 张截图
| # | 截图 | 描述 | |---|---|---| | 1 |  | Docker 容器运行中 | | 2 |  | 数据库表 | | 3 |  | 按类型列出的 IOC 分布 | | 4 |  | 威胁行为者档案 | | 5 |  | 丰富覆盖率统计 | | 6 |  | 威胁评分分布 | | 7 |  | API 健康检查 | | 8 |  | GET /api/iocs 响应 | | 9 |  | GET /api/actors 响应 | | 10 |  | 分析汇总 | | 11 |  | Elasticsearch 集群 | | 12 |  | 收集管道日志 | | 13 |  | 丰富管道日志 | | 14 |  | Prometheus 目标 | | 15 |  | Grafana CTI 仪表板 | | 16 |  | IOC-行为者关联 |标签:DAST, Docker, Elasticsearch, ESC4, Flask, GPT, Grafana, IOC, IP信誉, IP 地址批量处理, OpenCTI, OSINT, PostgreSQL, Python, REST API, SOAR, 仪表盘, 失陷指标, 威胁情报, 威胁收集, 威胁评分, 安全运营, 安全防御评估, 开发者工具, 恶意软件分析, 情报富化, 扫描框架, 搜索引擎查询, 无后门, 测试用例, 漏洞管理, 监控, 网络安全, 网络测绘, 网络调试, 自动化, 自定义请求头, 自托管, 请求拦截, 逆向工具, 配置审计, 钓鱼检测, 隐私保护