Debasish-87/kubertsec
GitHub: Debasish-87/kubertsec
基于eBPF的Kubernetes运行时安全平台,通过拦截系统调用实时检测并阻断反弹Shell、容器逃逸、权限提升等威胁。
Stars: 1 | Forks: 0
# KubeRTSec — Kubernetes 运行时安全
## 🎥 查看实际演示 (30 秒)
观看反向 shell 被实时检测并终止的过程。
```
┌─────────────────────────────────────────────────────────────────┐
│ Every Node │
│ ┌──────────────────────────────────────────────────────────┐ │
│ │ KubeRTSec Agent (DaemonSet) │ │
│ │ ┌────────────────────┐ ┌──────────────────────────┐ │ │
│ │ │ eBPF (execve │ │ Rules Engine │ │ │
│ │ │ tracepoint) │──▶│ (YAML hot-reload) │ │ │
│ │ └────────────────────┘ └────────────┬─────────────┘ │ │
│ │ │ POST /event │ │
│ └────────────────────────────────────────┼─────────────────┘ │
│ ▼ │
│ ┌───────────────────────────────────────────────────────────┐ │
│ │ KubeRTSec Controller (Deployment) │ │
│ │ REST API · WebSocket · BoltDB store · Prometheus metrics │ │
│ └────────────────────────┬──────────────────────────────────┘ │
│ │ nginx reverse proxy │
│ ┌────────────────────────▼──────────────────────────────────┐ │
│ │ KubeRTSec Dashboard (React 19 + recharts) │ │
│ │ Overview · Live Alerts · Pod Security · Metrics │ │
│ │ Attack Timeline · Detection Rules │ │
│ └───────────────────────────────────────────────────────────┘ │
└─────────────────────────────────────────────────────────────────┘
```
| 组件 | 角色 |
|-----------|------|
| **Agent** | 每个节点上的 DaemonSet;将 eBPF tracepoint 挂载到 `execve`;评估规则;发送事件 |
| **Controller** | 中央 REST + WebSocket 服务器;在 BoltDB 中持久化告警;暴露 Prometheus 指标 |
| **Dashboard** | 通过 nginx 提供服务的 React 19 SPA;无直接内核或 K8s API 访问权限 |
## 🔍 系统组件
### Agent (eBPF Runtime)
### Controller
## 功能特性
- 🔍 **通过 eBPF 实现内核级可见性** —— 无需 sidecar、无需 ptrace、无需修改应用
- ⚡ **亚毫秒级检测** —— 在 Agent 内部进行规则评估,无需网络往返
- 🔥 **可热重载的 YAML 规则** —— 无需重启 agent 即可更新检测逻辑
- 🛡️ **三种响应模式** —— `detect`(检测)、`alert`(告警)、`enforce`(执行 SIGKILL)
- 🌐 **实时 WebSocket 流** —— 用于实时告警消费
- 📊 **Prometheus 指标** —— 支持可选的 Grafana Dashboard
- 🔐 **多事件关联** —— 用于检测链式攻击
- 🗂️ **Namespace 范围规则** —— 包含或排除特定的 Namespace
- 🧪 **内置攻击模拟** —— 无需真实攻击者即可测试规则
## 前置条件
| 需求 | 版本 | 备注 |
|-------------|---------|-------|
| Go | 1.21+ | Agent + Controller |
| Node.js | 20 LTS | 前端 |
| Docker + Compose | v2+ | Docker Compose 模式 |
| Linux kernel | 5.8+ | eBPF agent (需要 CO-RE / BTF) |
| kubectl | 1.26+ | Kubernetes 部署 |
| Root / `CAP_BPF` | — | 仅 Agent 需要 |
## ⚡ 实时告警
## 快速开始
### 选项 A — Docker Compose (推荐)
```
git clone https://github.com/Debasish-87/kubertsec.git
cd kubertsec
# 复制默认环境变量
cp .env.example .env
# 启动 controller + frontend (主机无需 eBPF)
make dev
```
| 服务 | URL |
|---------|-----|
| Dashboard | http://localhost:3000 |
| Controller API | http://localhost:8080 |
| Prometheus | http://localhost:9090 *(可选)* |
| Grafana | http://localhost:3001 *(可选)* |
**包含完整可观测性堆栈:**
```
docker compose --profile monitoring up --build
```
### 选项 B — 原生开发 (3 个终端)
**终端 1 — Controller:**
```
make controller
# 或手动:
cd backend
STORE_PATH=/tmp/kubertsec-dev.db \
RULES_PATH=configs/rules/process_rules.yaml \
PROMETHEUS_URL=http://localhost:9090 \
go run ./cmd/controller
```
**终端 2 — eBPF Agent** *(仅限 Linux,需要 root 权限):*
```
make agent
# 或手动:
cd backend
sudo -E RESPONSE_MODE=alert \
KUBESHIELD_CONTROLLER=http://localhost:8080/event \
go run ./cmd/agent
```
**终端 3 — Dashboard:**
```
make frontend
# 或手动:
cd frontend
cp .env.example .env.local
npm install
npm start
# 打开 http://localhost:3000
```
## 配置
### 后端 (controller + agent)
复制 `backend/env.example` → `backend/.env` 并根据需要编辑:
| 变量 | 默认值 | 描述 |
|----------|---------|-------------|
| `LISTEN_ADDR` | `:8080` | Controller 监听地址 |
| `STORE_PATH` | `/tmp/kubertsec-dev.db` | BoltDB 告警存储路径 |
| `RULES_PATH` | `configs/rules/process_rules.yaml` | 检测规则文件 |
| `ALLOWLIST_PATH` | `configs/allowlist.yaml` | 进程白名单 |
| `RESPONSE_MODE` | `alert` | `detect` / `alert` / `enforce` |
| `KUBESHIELD_CONTROLLER` | `http://localhost:8080/event` | Agent → Controller 端点 |
| `PROMETHEUS_URL` | `http://localhost:9090` | Prometheus 抓取目标 |
| `GRAFANA_URL` | `http://localhost:3001` | Grafana 基础 URL |
| `GRAFANA_USER` | `admin` | Grafana 用户名 |
| `GRAFANA_PASSWORD` | `admin123` | Grafana 密码 (**生产环境请修改**) |
| `GRAFANA_TOKEN` | *(空)* | 服务账户 Token (Grafana 10+, 可选) |
### 前端
复制 `frontend/.env.example` → `frontend/.env.local`:
| 变量 | 默认值 | 描述 |
|----------|---------|-------------|
| `REACT_APP_API_URL` | `http://localhost:8080` | Controller URL (构建时) |
| `REACT_APP_WS_URL` | `ws://localhost:8080/ws` | WebSocket URL (如果未设置则自动派生) |
| `REACT_APP_STATS_INTERVAL` | `30000` | 统计轮询间隔 (毫秒) |
| `REACT_APP_POD_INTERVAL` | `15000` | Pod 同步间隔 (毫秒) |
| `REACT_APP_MAX_ALERTS` | `500` | UI 内存中保留的最大告警数 |
## 检测规则
规则位于 `backend/configs/rules/process_rules.yaml`。
### 规则 Schema
```
rules:
- name: reverse_shell_nc # Unique name (used as alert rule_name)
severity: critical # critical | high | medium | low
mode: enforce # detect | alert | enforce
process_regex: "^nc$|^ncat$" # Regex matched against process name
args_any: # Alert if ANY of these appear in args
- "-e /bin/bash"
- "-e /bin/sh"
message: "Reverse shell detected (netcat)"
tags: [reverse_shell]
namespaces: # Restrict to specific namespaces (optional)
- production
exclude_namespaces: # Ignore these namespaces (optional)
- kube-system
```
**内置示例规则涵盖:**
- 反向 shell (`nc`, `ncat`, `bash -i`, `python -c`)
- 加密货币挖矿程序 (`xmrig`, `minergate`, `ethminer`)
- 容器逃逸 (`nsenter`, `unshare`, `chroot`)
- 权限提升 (`sudo`, `su`, SUID 二进制文件)
### 规则 UI
### 响应模式
| 模式 | 行为 |
|------|-----------|
| `detect` | 仅记录日志 —— 无网络调用,不终止进程 |
| `alert` | 记录日志 + 向 controller POST 事件 |
| `enforce` | 记录日志 + POST 事件 + 向违规进程发送 `SIGKILL` |
### 热重载规则
可以通过以下任一方式重载规则,而无需重启 agent:
1. **文件监视器** —— agent 每 30 秒轮询一次 `RULES_PATH`
2. **API** — `POST /api/v1/rules/reload`
3. **Dashboard** — 规则页面 → **↺ Reload Rules** 按钮
## API 参考
所有端点均由 controller 在 `:8080` 端口提供服务。
### 告警
| 方法 | 路径 | 描述 |
|--------|------|-------------|
| `GET` | `/api/v1/alerts` | 列出告警 (支持过滤 + 分页) |
| `GET` | `/api/v1/alerts/stats` | 按严重程度聚合统计 |
| `GET` | `/api/v1/alerts/:id` | 按 ID 获取单个告警 |
| `PUT` | `/api/v1/alerts/:id/ack` | 确认告警 |
| `DELETE` | `/api/v1/alerts/:id` | 删除告警 |
**`GET /api/v1/alerts` 的查询参数:**
`limit`, `offset`, `severity`, `namespace`, `pod`, `rule_name`, `process`, `since` (RFC3339), `until`, `acknowledged`
**示例:**
```
curl "http://localhost:8080/api/v1/alerts?severity=critical&limit=20&since=2026-01-01T00:00:00Z"
```
### 规则
| 方法 | 路径 | 描述 |
|--------|------|-------------|
| `GET` | `/api/v1/rules` | 列出所有活动规则 |
| `POST` | `/api/v1/rules` | 添加规则 (仅保存在内存中,不持久化到磁盘) |
| `POST` | `/api/v1/rules/reload` | 从磁盘热重载规则 |
| `GET` | `/api/v1/rules/:name` | 按名称获取规则 |
| `DELETE` | `/api/v1/rules/:name` | 将规则加入删除队列 |
### 其他端点
| 方法 | 路径 | 描述 |
|--------|------|-------------|
| `GET` | `/api/v1/pods` | 列出受监控的 Pod |
| `GET` | `/api/v1/posture` | 最新安全态势报告 |
| `GET` | `/api/v1/status` | Controller 健康状况 + 统计信息 |
| `GET` | `/api/v1/metrics/cluster` | 基于 Prometheus 的集群指标 |
| `GET` | `/ws` | WebSocket 事件流 |
| `POST` | `/event` | Agent 事件摄入端点 |
| `GET` | `/healthz` | 存活探针 |
| `GET` | `/metrics` | Prometheus 抓取目标 |
### WebSocket 协议
连接到 `ws:///ws`。
**连接时** —— 服务器发送最近的告警历史:
```
{ "type": "init", "data": [, ...] }
```
**当新的检测事件发生时:**
```
{ "type": "alert", "data": }
```
**告警对象字段:** `id`, `timestamp`, `rule_name`, `severity`, `namespace`, `pod`, `process`, `args`, `message`, `tags`, `acknowledged`
## Kubernetes 部署
```
# 1. 修改镜像 registry、secrets 和资源限制
vim deploy/kubernetes/kubertsec.yaml
# 2. Apply manifests
kubectl apply -f deploy/kubernetes/kubertsec.yaml
# 3. 验证 rollout
kubectl rollout status deployment/kubertsec-controller -n kubertsec
kubectl rollout status deployment/kubertsec-frontend -n kubertsec
kubectl rollout status daemonset/kubertsec-agent -n kubertsec
# 4. Port-forward dashboard (直到配置 Ingress)
kubectl port-forward svc/kubertsec-frontend -n kubertsec 3000:80
# 打开 http://localhost:3000
```
清单包含:
- `Namespace: kubertsec`
- Agent 的 `DaemonSet` (特权模式, `hostPID: true`)
- Controller 的 `Deployment` (非 root UID 1000, 只读根文件系统)
- Frontend 的 `Deployment` (nginx, 仅静态文件)
- `NetworkPolicy` 以限制组件间流量
- 用于 K8s Pod 元数据访问的 `ServiceAccount` 和 `ClusterRole`
### 构建与推送镜像
```
# 构建所有镜像
make docker-build REGISTRY=your-registry.io/your-org
# Push 到 registry
make docker-push REGISTRY=your-registry.io/your-org
# 或从 GitHub Container Registry 拉取预构建镜像
docker pull ghcr.io/debasish-87/kubertsec-controller:latest
docker pull ghcr.io/debasish-87/kubertsec-frontend:latest
```
## 可观测性:Prometheus & Grafana
使用端口转发 (本地开发):**
```
make pf-start # Start port-forwards
# Prometheus → http://localhost:9090
# Grafana → http://localhost:3001
make pf-stop # Stop port-forwards
```
### 暴露的指标
抓取目标:`GET /metrics`
| 指标 | 类型 | 描述 |
|--------|------|-------------|
| `kubertsec_alerts_total` | Gauge | 总告警数,按 `severity` 标记 |
| `kubertsec_alerts_last_hour` | Gauge | 最近 60 分钟内的告警数 |
| `kubertsec_monitored_pods` | Gauge | Agent 当前可见的 Pod 数量 |
| `kubertsec_monitored_namespaces` | Gauge | 活跃 Namespace 数量 |
| `kubertsec_ws_clients` | Gauge | 活跃 WebSocket 连接数 |
| `kubertsec_uptime_seconds` | Counter | Controller 运行时间 (秒) |
预构建的 Grafana Dashboard JSON 位于 `monitoring/grafana/`。
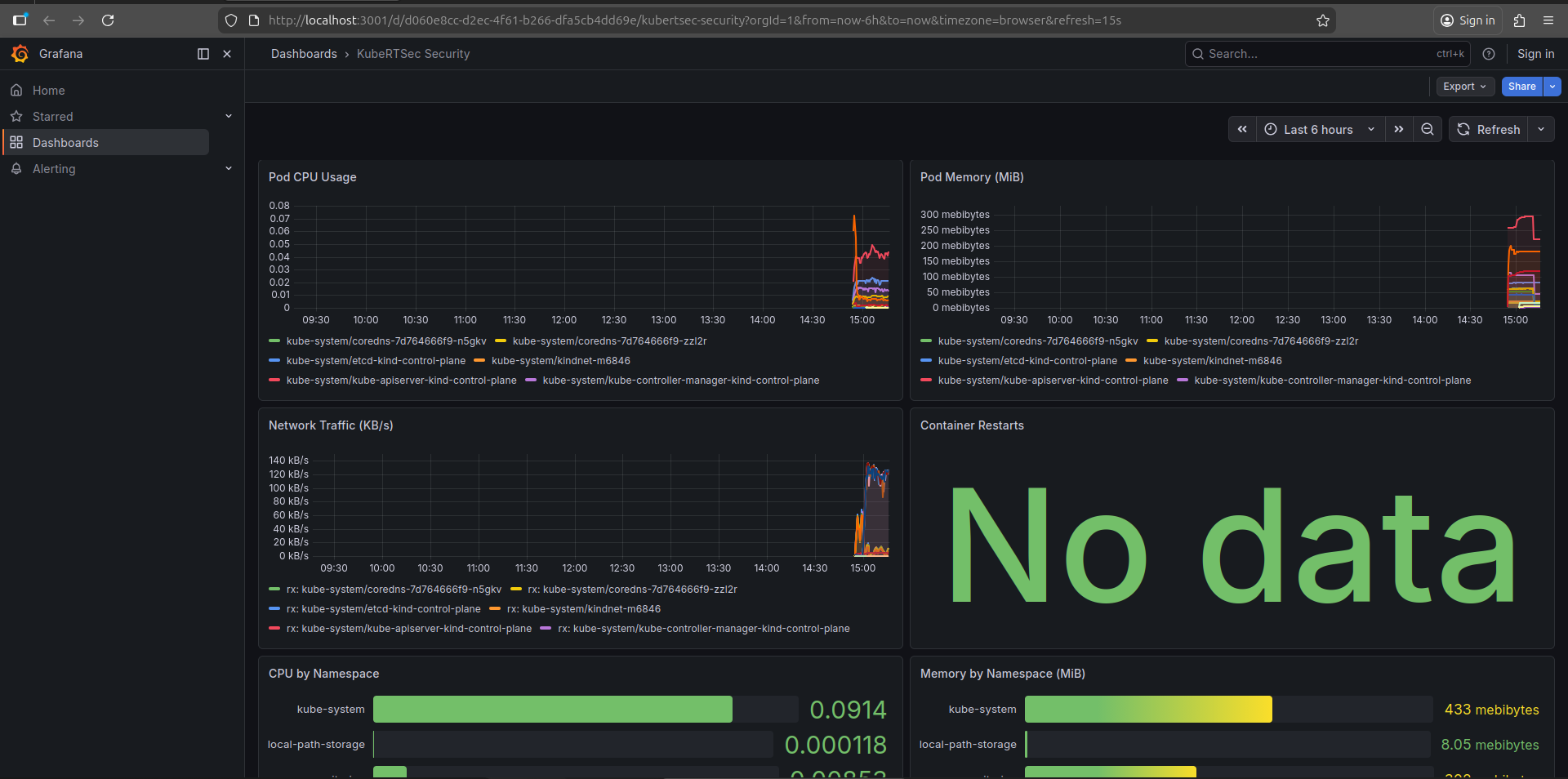
### Grafana Dashboard
### 指标视图
## 攻击模拟
无需真实攻击者即可测试您的设置:
```
make attack-test
```
这将运行 `attack-test/attack-test.sh`,该脚本会:
1. 在测试 Pod 内部生成模拟攻击进程 (`curl`, `nc`, `xmrig`, `nsenter`, …)
2. 直接向 controller 发送合成事件
3. 触发每个内置检测规则
4. 报告哪些规则被触发以及严重程度
## 🧨 攻击期间会发生什么?
1. 恶意进程启动(例如,通过 nc 进行反向 shell)
2. eBPF agent 拦截 execve 系统调用
3. 规则引擎立即匹配模式
4. 生成告警并发送给 controller
5. (可选) 通过 SIGKILL 终止进程
6. Dashboard 实时更新
### 攻击时间线
### 检测结果
## 项目结构
```
kubertsec/
├── backend/
│ ├── bpf/ # eBPF C programs (CO-RE / BTF)
│ ├── cmd/
│ │ ├── agent/ # eBPF agent binary entrypoint
│ │ └── controller/ # REST + WebSocket server entrypoint
│ ├── pkg/
│ │ ├── correlation/ # Multi-event attack correlation
│ │ ├── ebpf/ # eBPF loader + ring-buffer event queue
│ │ ├── monitoring/ # Prometheus + Grafana API clients
│ │ ├── posture/ # K8s security posture assessment
│ │ ├── response/ # Process kill + allowlist enforcement
│ │ ├── rules/ # YAML rule engine + file watcher
│ │ ├── runtime/ # Container + process lineage tracking
│ │ └── store/ # BoltDB alert persistence
│ └── configs/
│ ├── rules/process_rules.yaml
│ └── allowlist.yaml
├── frontend/
│ └── src/
│ ├── config/ # Environment-aware configuration
│ ├── services/ # api.js · websocket.js
│ ├── store/ # AppStore.js (useReducer)
│ ├── hooks/ # useAPI · usePolling · useAction
│ ├── components/ # UI.jsx · Toast.jsx
│ └── pages/ # Overview · Alerts · Pods · Metrics
│ # Timeline · Rules
├── deploy/
│ └── kubernetes/kubertsec.yaml # Production K8s manifests
├── monitoring/
│ ├── prometheus.yml
│ └── grafana/ # Dashboard JSON + datasource config
├── attack-test/
│ └── attack-test.sh
├── docker-compose.yml # Production stack
├── docker-compose.override.yml # Hot-reload dev overrides
├── Makefile
├── .env.example
└── detection_rule.yml # Example rule for CI validation
```
## 开发
### 运行测试
```
make test # Go unit tests with race detector enabled
make vet # go vet static analysis
make fmt # gofmt formatting check
make lint # golangci-lint (requires local install)
```
### Makefile 目标
| 目标 | 描述 |
|--------|-------------|
| `make dev` | 通过 Docker Compose 启动 controller + frontend |
| `make controller` | 本地运行 controller |
| `make agent` | 本地运行 eBPF agent (Linux + root) |
| `make frontend` | 运行 React 开发服务器 |
| `make test` | 运行所有 Go 测试 |
| `make docker-build` | 构建所有 Docker 镜像 |
| `make docker-push` | 将镜像推送到镜像仓库 |
| `make attack-test` | 运行攻击模拟 |
| `make pf-start` | 启动 Prometheus/Grafana 端口转发 |
| `make pf-stop` | 停止端口转发 |
### 添加新的检测规则
1. 编辑 `backend/configs/rules/process_rules.yaml`
2. 遵循 [规则 Schema](#rule-schema)
3. 通过 `POST /api/v1/rules/reload` 热重载,或运行 `make attack-test` 进行验证
4. 提交包含规则和 `attack-test/` 中测试用例的 PR
## 安全注意事项
| 主题 | 详情 |
|-------|--------|
| **Agent 权限** | Agent 需要 `privileged: true` 和 `hostPID: true` —— 这是 eBPF 内核追踪的固有限制。在生产部署前请仔细审查 DaemonSet 清单。 |
| **Controller** | 以非 root (UID 1000) 身份运行,具有只读根文件系统。 |
| **Frontend** | 仅提供静态文件并代理到 controller —— 无直接内核或 K8s API 访问权限。 |
| **Grafana 密码** | 在任何生产部署之前更改 `GRAFANA_PASSWORD`。 |
| **TLS** | 在生产环境中通过 Ingress + cert-manager 启用 TLS。清单中包含示例注释。 |
| **NetworkPolicy** | 包含在清单中。请确保您的 CNI 插件强制执行它。 |
| **Secrets** | 不要提交 `.env` 文件。使用 Kubernetes Secrets 或 Secrets 管理器 (Vault, AWS Secrets Manager)。 |
| **白名单** | 使用 `configs/allowlist.yaml` 抑制已知良好的进程并减少告警噪音。 |
如需报告安全漏洞,请参阅 [SECURITY.md](SECURITY.md)。**请勿公开提出 Issue。**
## 贡献
我们欢迎各种形式的贡献 —— 新的检测规则、后端功能、UI 改进、文档和错误报告。
1. Fork 本仓库并创建一个功能分支:`feat/your-feature`
2. 提交前必须通过 `make test`
3. 向 `main` 分支提交 Pull Request —— 描述您的 PR 增加了什么规则、检测或 UI 更改
4. 引用任何相关的 Issues
完整指南请参阅 [CONTRIBUTING.md](CONTRIBUTING.md)。
## 📊 项目状态
- 早期阶段 (v0.1.0)
- 积极开发中
- 寻找贡献者
## 行为准则
本项目遵守 Contributor Covenant。详情请参阅 [CODE_OF_CONDUCT.md](CODE_OF_CONDUCT.md)。
## 许可证
[MIT](LICENSE) © 2026 Debasish Mohanty 及贡献者
基于 eBPF 的 Kubernetes 运行时威胁检测 —— 实时捕获反向 shell、加密货币挖矿程序、容器逃逸和权限提升。
## 🚀 Dashboard 预览
## 🎥 查看实际演示 (30 秒)
观看反向 shell 被实时检测并终止的过程。
观看 KubeRTSec 如何实时检测并阻止实时攻击。
```
┌─────────────────────────────────────────────────────────────────┐
│ Every Node │
│ ┌──────────────────────────────────────────────────────────┐ │
│ │ KubeRTSec Agent (DaemonSet) │ │
│ │ ┌────────────────────┐ ┌──────────────────────────┐ │ │
│ │ │ eBPF (execve │ │ Rules Engine │ │ │
│ │ │ tracepoint) │──▶│ (YAML hot-reload) │ │ │
│ │ └────────────────────┘ └────────────┬─────────────┘ │ │
│ │ │ POST /event │ │
│ └────────────────────────────────────────┼─────────────────┘ │
│ ▼ │
│ ┌───────────────────────────────────────────────────────────┐ │
│ │ KubeRTSec Controller (Deployment) │ │
│ │ REST API · WebSocket · BoltDB store · Prometheus metrics │ │
│ └────────────────────────┬──────────────────────────────────┘ │
│ │ nginx reverse proxy │
│ ┌────────────────────────▼──────────────────────────────────┐ │
│ │ KubeRTSec Dashboard (React 19 + recharts) │ │
│ │ Overview · Live Alerts · Pod Security · Metrics │ │
│ │ Attack Timeline · Detection Rules │ │
│ └───────────────────────────────────────────────────────────┘ │
└─────────────────────────────────────────────────────────────────┘
```
| 组件 | 角色 |
|-----------|------|
| **Agent** | 每个节点上的 DaemonSet;将 eBPF tracepoint 挂载到 `execve`;评估规则;发送事件 |
| **Controller** | 中央 REST + WebSocket 服务器;在 BoltDB 中持久化告警;暴露 Prometheus 指标 |
| **Dashboard** | 通过 nginx 提供服务的 React 19 SPA;无直接内核或 K8s API 访问权限 |
## 🔍 系统组件
### Agent (eBPF Runtime)
### Controller
## 功能特性
- 🔍 **通过 eBPF 实现内核级可见性** —— 无需 sidecar、无需 ptrace、无需修改应用
- ⚡ **亚毫秒级检测** —— 在 Agent 内部进行规则评估,无需网络往返
- 🔥 **可热重载的 YAML 规则** —— 无需重启 agent 即可更新检测逻辑
- 🛡️ **三种响应模式** —— `detect`(检测)、`alert`(告警)、`enforce`(执行 SIGKILL)
- 🌐 **实时 WebSocket 流** —— 用于实时告警消费
- 📊 **Prometheus 指标** —— 支持可选的 Grafana Dashboard
- 🔐 **多事件关联** —— 用于检测链式攻击
- 🗂️ **Namespace 范围规则** —— 包含或排除特定的 Namespace
- 🧪 **内置攻击模拟** —— 无需真实攻击者即可测试规则
## 前置条件
| 需求 | 版本 | 备注 |
|-------------|---------|-------|
| Go | 1.21+ | Agent + Controller |
| Node.js | 20 LTS | 前端 |
| Docker + Compose | v2+ | Docker Compose 模式 |
| Linux kernel | 5.8+ | eBPF agent (需要 CO-RE / BTF) |
| kubectl | 1.26+ | Kubernetes 部署 |
| Root / `CAP_BPF` | — | 仅 Agent 需要 |
## ⚡ 实时告警
## 快速开始
### 选项 A — Docker Compose (推荐)
```
git clone https://github.com/Debasish-87/kubertsec.git
cd kubertsec
# 复制默认环境变量
cp .env.example .env
# 启动 controller + frontend (主机无需 eBPF)
make dev
```
| 服务 | URL |
|---------|-----|
| Dashboard | http://localhost:3000 |
| Controller API | http://localhost:8080 |
| Prometheus | http://localhost:9090 *(可选)* |
| Grafana | http://localhost:3001 *(可选)* |
**包含完整可观测性堆栈:**
```
docker compose --profile monitoring up --build
```
### 选项 B — 原生开发 (3 个终端)
**终端 1 — Controller:**
```
make controller
# 或手动:
cd backend
STORE_PATH=/tmp/kubertsec-dev.db \
RULES_PATH=configs/rules/process_rules.yaml \
PROMETHEUS_URL=http://localhost:9090 \
go run ./cmd/controller
```
**终端 2 — eBPF Agent** *(仅限 Linux,需要 root 权限):*
```
make agent
# 或手动:
cd backend
sudo -E RESPONSE_MODE=alert \
KUBESHIELD_CONTROLLER=http://localhost:8080/event \
go run ./cmd/agent
```
**终端 3 — Dashboard:**
```
make frontend
# 或手动:
cd frontend
cp .env.example .env.local
npm install
npm start
# 打开 http://localhost:3000
```
## 配置
### 后端 (controller + agent)
复制 `backend/env.example` → `backend/.env` 并根据需要编辑:
| 变量 | 默认值 | 描述 |
|----------|---------|-------------|
| `LISTEN_ADDR` | `:8080` | Controller 监听地址 |
| `STORE_PATH` | `/tmp/kubertsec-dev.db` | BoltDB 告警存储路径 |
| `RULES_PATH` | `configs/rules/process_rules.yaml` | 检测规则文件 |
| `ALLOWLIST_PATH` | `configs/allowlist.yaml` | 进程白名单 |
| `RESPONSE_MODE` | `alert` | `detect` / `alert` / `enforce` |
| `KUBESHIELD_CONTROLLER` | `http://localhost:8080/event` | Agent → Controller 端点 |
| `PROMETHEUS_URL` | `http://localhost:9090` | Prometheus 抓取目标 |
| `GRAFANA_URL` | `http://localhost:3001` | Grafana 基础 URL |
| `GRAFANA_USER` | `admin` | Grafana 用户名 |
| `GRAFANA_PASSWORD` | `admin123` | Grafana 密码 (**生产环境请修改**) |
| `GRAFANA_TOKEN` | *(空)* | 服务账户 Token (Grafana 10+, 可选) |
### 前端
复制 `frontend/.env.example` → `frontend/.env.local`:
| 变量 | 默认值 | 描述 |
|----------|---------|-------------|
| `REACT_APP_API_URL` | `http://localhost:8080` | Controller URL (构建时) |
| `REACT_APP_WS_URL` | `ws://localhost:8080/ws` | WebSocket URL (如果未设置则自动派生) |
| `REACT_APP_STATS_INTERVAL` | `30000` | 统计轮询间隔 (毫秒) |
| `REACT_APP_POD_INTERVAL` | `15000` | Pod 同步间隔 (毫秒) |
| `REACT_APP_MAX_ALERTS` | `500` | UI 内存中保留的最大告警数 |
## 检测规则
规则位于 `backend/configs/rules/process_rules.yaml`。
### 规则 Schema
```
rules:
- name: reverse_shell_nc # Unique name (used as alert rule_name)
severity: critical # critical | high | medium | low
mode: enforce # detect | alert | enforce
process_regex: "^nc$|^ncat$" # Regex matched against process name
args_any: # Alert if ANY of these appear in args
- "-e /bin/bash"
- "-e /bin/sh"
message: "Reverse shell detected (netcat)"
tags: [reverse_shell]
namespaces: # Restrict to specific namespaces (optional)
- production
exclude_namespaces: # Ignore these namespaces (optional)
- kube-system
```
**内置示例规则涵盖:**
- 反向 shell (`nc`, `ncat`, `bash -i`, `python -c`)
- 加密货币挖矿程序 (`xmrig`, `minergate`, `ethminer`)
- 容器逃逸 (`nsenter`, `unshare`, `chroot`)
- 权限提升 (`sudo`, `su`, SUID 二进制文件)
### 规则 UI
### 响应模式
| 模式 | 行为 |
|------|-----------|
| `detect` | 仅记录日志 —— 无网络调用,不终止进程 |
| `alert` | 记录日志 + 向 controller POST 事件 |
| `enforce` | 记录日志 + POST 事件 + 向违规进程发送 `SIGKILL` |
### 热重载规则
可以通过以下任一方式重载规则,而无需重启 agent:
1. **文件监视器** —— agent 每 30 秒轮询一次 `RULES_PATH`
2. **API** — `POST /api/v1/rules/reload`
3. **Dashboard** — 规则页面 → **↺ Reload Rules** 按钮
## API 参考
所有端点均由 controller 在 `:8080` 端口提供服务。
### 告警
| 方法 | 路径 | 描述 |
|--------|------|-------------|
| `GET` | `/api/v1/alerts` | 列出告警 (支持过滤 + 分页) |
| `GET` | `/api/v1/alerts/stats` | 按严重程度聚合统计 |
| `GET` | `/api/v1/alerts/:id` | 按 ID 获取单个告警 |
| `PUT` | `/api/v1/alerts/:id/ack` | 确认告警 |
| `DELETE` | `/api/v1/alerts/:id` | 删除告警 |
**`GET /api/v1/alerts` 的查询参数:**
`limit`, `offset`, `severity`, `namespace`, `pod`, `rule_name`, `process`, `since` (RFC3339), `until`, `acknowledged`
**示例:**
```
curl "http://localhost:8080/api/v1/alerts?severity=critical&limit=20&since=2026-01-01T00:00:00Z"
```
### 规则
| 方法 | 路径 | 描述 |
|--------|------|-------------|
| `GET` | `/api/v1/rules` | 列出所有活动规则 |
| `POST` | `/api/v1/rules` | 添加规则 (仅保存在内存中,不持久化到磁盘) |
| `POST` | `/api/v1/rules/reload` | 从磁盘热重载规则 |
| `GET` | `/api/v1/rules/:name` | 按名称获取规则 |
| `DELETE` | `/api/v1/rules/:name` | 将规则加入删除队列 |
### 其他端点
| 方法 | 路径 | 描述 |
|--------|------|-------------|
| `GET` | `/api/v1/pods` | 列出受监控的 Pod |
| `GET` | `/api/v1/posture` | 最新安全态势报告 |
| `GET` | `/api/v1/status` | Controller 健康状况 + 统计信息 |
| `GET` | `/api/v1/metrics/cluster` | 基于 Prometheus 的集群指标 |
| `GET` | `/ws` | WebSocket 事件流 |
| `POST` | `/event` | Agent 事件摄入端点 |
| `GET` | `/healthz` | 存活探针 |
| `GET` | `/metrics` | Prometheus 抓取目标 |
### WebSocket 协议
连接到 `ws://
### 指标视图
## 攻击模拟
无需真实攻击者即可测试您的设置:
```
make attack-test
```
这将运行 `attack-test/attack-test.sh`,该脚本会:
1. 在测试 Pod 内部生成模拟攻击进程 (`curl`, `nc`, `xmrig`, `nsenter`, …)
2. 直接向 controller 发送合成事件
3. 触发每个内置检测规则
4. 报告哪些规则被触发以及严重程度
## 🧨 攻击期间会发生什么?
1. 恶意进程启动(例如,通过 nc 进行反向 shell)
2. eBPF agent 拦截 execve 系统调用
3. 规则引擎立即匹配模式
4. 生成告警并发送给 controller
5. (可选) 通过 SIGKILL 终止进程
6. Dashboard 实时更新
### 攻击时间线
### 检测结果
## 项目结构
```
kubertsec/
├── backend/
│ ├── bpf/ # eBPF C programs (CO-RE / BTF)
│ ├── cmd/
│ │ ├── agent/ # eBPF agent binary entrypoint
│ │ └── controller/ # REST + WebSocket server entrypoint
│ ├── pkg/
│ │ ├── correlation/ # Multi-event attack correlation
│ │ ├── ebpf/ # eBPF loader + ring-buffer event queue
│ │ ├── monitoring/ # Prometheus + Grafana API clients
│ │ ├── posture/ # K8s security posture assessment
│ │ ├── response/ # Process kill + allowlist enforcement
│ │ ├── rules/ # YAML rule engine + file watcher
│ │ ├── runtime/ # Container + process lineage tracking
│ │ └── store/ # BoltDB alert persistence
│ └── configs/
│ ├── rules/process_rules.yaml
│ └── allowlist.yaml
├── frontend/
│ └── src/
│ ├── config/ # Environment-aware configuration
│ ├── services/ # api.js · websocket.js
│ ├── store/ # AppStore.js (useReducer)
│ ├── hooks/ # useAPI · usePolling · useAction
│ ├── components/ # UI.jsx · Toast.jsx
│ └── pages/ # Overview · Alerts · Pods · Metrics
│ # Timeline · Rules
├── deploy/
│ └── kubernetes/kubertsec.yaml # Production K8s manifests
├── monitoring/
│ ├── prometheus.yml
│ └── grafana/ # Dashboard JSON + datasource config
├── attack-test/
│ └── attack-test.sh
├── docker-compose.yml # Production stack
├── docker-compose.override.yml # Hot-reload dev overrides
├── Makefile
├── .env.example
└── detection_rule.yml # Example rule for CI validation
```
## 开发
### 运行测试
```
make test # Go unit tests with race detector enabled
make vet # go vet static analysis
make fmt # gofmt formatting check
make lint # golangci-lint (requires local install)
```
### Makefile 目标
| 目标 | 描述 |
|--------|-------------|
| `make dev` | 通过 Docker Compose 启动 controller + frontend |
| `make controller` | 本地运行 controller |
| `make agent` | 本地运行 eBPF agent (Linux + root) |
| `make frontend` | 运行 React 开发服务器 |
| `make test` | 运行所有 Go 测试 |
| `make docker-build` | 构建所有 Docker 镜像 |
| `make docker-push` | 将镜像推送到镜像仓库 |
| `make attack-test` | 运行攻击模拟 |
| `make pf-start` | 启动 Prometheus/Grafana 端口转发 |
| `make pf-stop` | 停止端口转发 |
### 添加新的检测规则
1. 编辑 `backend/configs/rules/process_rules.yaml`
2. 遵循 [规则 Schema](#rule-schema)
3. 通过 `POST /api/v1/rules/reload` 热重载,或运行 `make attack-test` 进行验证
4. 提交包含规则和 `attack-test/` 中测试用例的 PR
## 安全注意事项
| 主题 | 详情 |
|-------|--------|
| **Agent 权限** | Agent 需要 `privileged: true` 和 `hostPID: true` —— 这是 eBPF 内核追踪的固有限制。在生产部署前请仔细审查 DaemonSet 清单。 |
| **Controller** | 以非 root (UID 1000) 身份运行,具有只读根文件系统。 |
| **Frontend** | 仅提供静态文件并代理到 controller —— 无直接内核或 K8s API 访问权限。 |
| **Grafana 密码** | 在任何生产部署之前更改 `GRAFANA_PASSWORD`。 |
| **TLS** | 在生产环境中通过 Ingress + cert-manager 启用 TLS。清单中包含示例注释。 |
| **NetworkPolicy** | 包含在清单中。请确保您的 CNI 插件强制执行它。 |
| **Secrets** | 不要提交 `.env` 文件。使用 Kubernetes Secrets 或 Secrets 管理器 (Vault, AWS Secrets Manager)。 |
| **白名单** | 使用 `configs/allowlist.yaml` 抑制已知良好的进程并减少告警噪音。 |
如需报告安全漏洞,请参阅 [SECURITY.md](SECURITY.md)。**请勿公开提出 Issue。**
## 贡献
我们欢迎各种形式的贡献 —— 新的检测规则、后端功能、UI 改进、文档和错误报告。
1. Fork 本仓库并创建一个功能分支:`feat/your-feature`
2. 提交前必须通过 `make test`
3. 向 `main` 分支提交 Pull Request —— 描述您的 PR 增加了什么规则、检测或 UI 更改
4. 引用任何相关的 Issues
完整指南请参阅 [CONTRIBUTING.md](CONTRIBUTING.md)。
## 📊 项目状态
- 早期阶段 (v0.1.0)
- 积极开发中
- 寻找贡献者
## 行为准则
本项目遵守 Contributor Covenant。详情请参阅 [CODE_OF_CONDUCT.md](CODE_OF_CONDUCT.md)。
## 许可证
[MIT](LICENSE) © 2026 Debasish Mohanty 及贡献者标签:AMSI绕过, CSV导出, Docker镜像, Go语言, JSONLines, Kubernetes 安全, Linux 内核, PB级数据处理, React, Syscalls, Web截图, Web报告查看器, 协议分析, 反向Shell检测, 响应阻断, 威胁检测, 子域名突变, 安全仪表盘, 安全运维, 容器安全, 容器逃逸, 恶意软件防护, 挖矿病毒检测, 日志审计, 时间线生成, 权限提升, 模型鲁棒性, 程序破解, 系统调用拦截, 自定义脚本, 自定义请求头, 请求拦截, 零信任