ascarola/verdictmail
GitHub: ascarola/verdictmail
AI驱动的邮件威胁分析守护进程,通过IMAP IDLE实时监控收件箱并进行多阶段富化和AI分析,自动放行、标记或移动可疑邮件。
Stars: 5 | Forks: 0
# VerdictMail



AI驱动的邮件威胁分析守护进程。通过IMAP IDLE监控收件箱,并对每封收到的邮件进行多阶段富化和AI分析管道处理——自动放行、标记或移动可疑邮件到垃圾邮件文件夹。
## 功能特性
- **实时监控**:通过IMAP IDLE实现(推送方式,无需轮询)
- **多阶段管道**:解析 → 白名单检查 → 富化 → AI → 决策 → 执行 → 审计
- **富化信号**:SPF、DKIM、DMARC、DKIM对齐(cousin-domain `d=` 不匹配检测)、DNSBL信誉、WHOIS域名年龄、显示名称欺骗、被动URL扩展(仅短链接——无信标)、[URLhaus](https://urlhaus.abuse.ch)恶意软件URL信誉、以及[VirusTotal](https://www.virustotal.com) URL和IP信誉(90+厂商)
- **AI提供商**:OpenAI、Anthropic或本地[Ollama](https://ollama.com)实例
- **三种操作**:放行(无更改)、标记(IMAP关键字)、移动到配置的垃圾邮件文件夹(默认:`[Gmail]/Spam`)
- **激进程度预设**:一键式灵敏度调整(保守/默认/激进/非常激进),支持在YAML中细粒度覆盖
- **白名单**:按邮箱、域名或主题模式免除可信发件人的分析
- **Web界面**:Flask管理界面——仪表板、审计日志、配置、白名单、凭据、手动测试、文档
- **审计日志**:完整的SQLite记录,包含每个决策的信号、推理和处理时间
- **备份与恢复**:从Web界面导出配置(仅YAML)或完整备份ZIP(YAML + 凭据);通过ZIP上传一键恢复
## 屏幕截图
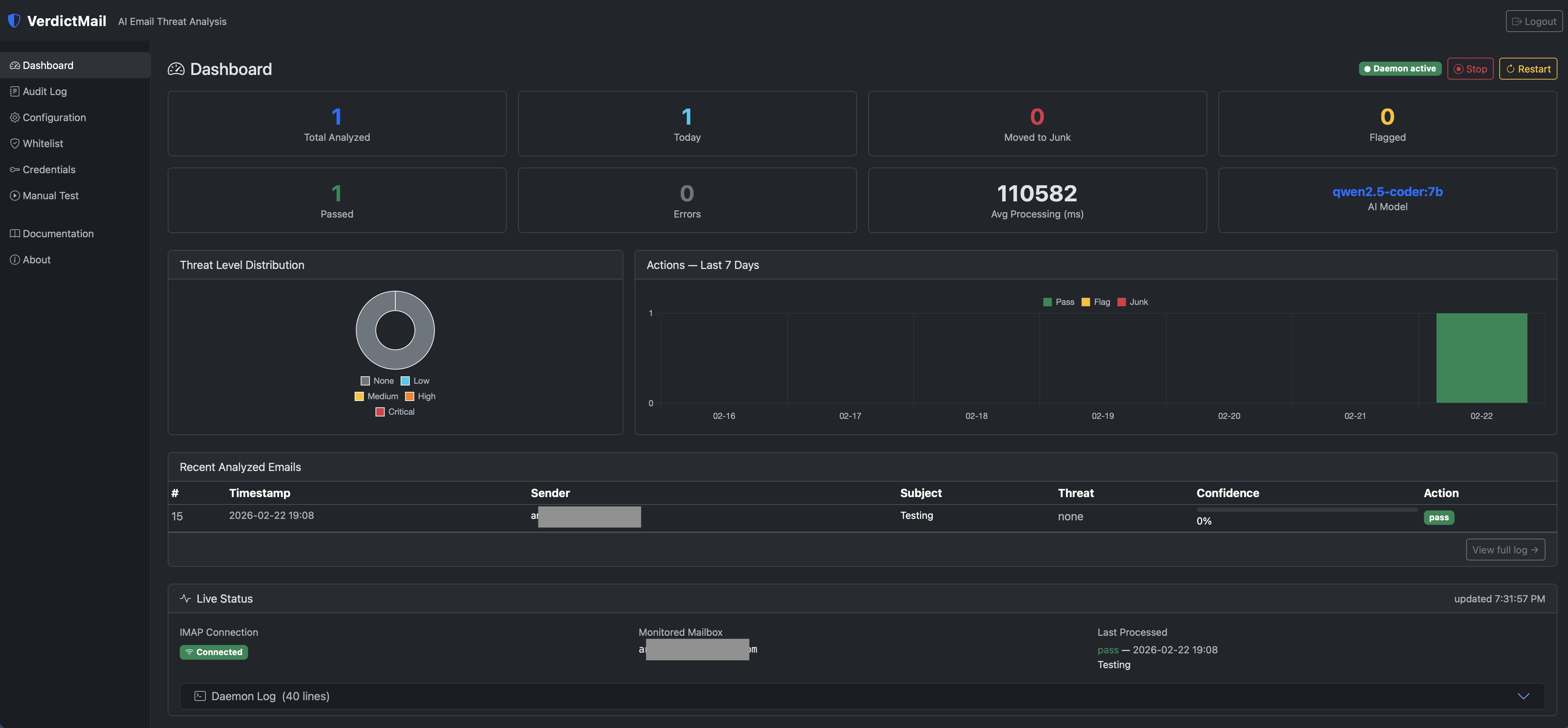
Dashboard — live stats, threat distribution, 7-day action chart, and IMAP status
|
Audit log — full AI reasoning, signals, and raw model response per email
|
Whitelist — trusted sender rules by address, domain, or subject
|
## 架构
```
IMAP IDLE (main thread)
│
└─▶ ThreadPoolExecutor (worker threads)
│
├── message_parser — RFC 822 parsing, URL extraction
├── whitelist — bypass enrichment/AI for trusted senders
├── enrichment — SPF/DMARC/DKIM/DKIM alignment/DNSBL/WHOIS/URL expansion/URLhaus/VirusTotal
├── ai_analyzer — OpenAI / Anthropic / Ollama via httpx
├── decision_engine — threshold logic → PASS / FLAG / MOVE_TO_JUNK
├── imap_actions — set $VerdictMail-Suspect keyword or copy+delete
└── audit_logger — SQLite + rotating log file
```
## 环境要求
- Ubuntu 24.04 LTS(推荐)或 22.04 LTS,安装时以root用户运行
- Python 3.11+ — Ubuntu 24.04默认包含;在22.04上可能需要手动安装(`apt-get install python3.11 python3.11-venv`)
- 一个已启用IMAP访问的IMAP邮件账户。对于Gmail:生成[Gmail应用密码](https://support.google.com/accounts/answer/185833)(Gmail设置 → 查看所有设置 → 转发和POP/IMAP → 启用IMAP,然后在Google账户 → 安全 → 应用密码)。对于其他提供商,请参阅下面的[其他IMAP提供商](#other-imap-providers)。
- 主机上80端口空闲(Web界面使用)
- 以下任一:
- OpenAI API密钥
- Anthropic API密钥
- 一个运行中的[Ollama](https://ollama.com)实例(本地或远程),已拉取模型(例如 `ollama pull qwen2.5-coder:14b`)。支持带有思考/推理模式的模型(Qwen3、DeepSeek-R1等)——思考模式会为延迟敏感的管道使用自动禁用。
## 安装
### 快速安装(推荐)
下载并检查安装脚本,然后以root身份运行:
```
curl -sSL https://raw.githubusercontent.com/ascarola/verdictmail/main/install.sh -o install.sh
less install.sh # review before running
sudo bash install.sh
```
脚本会自动处理以下所有步骤,并交互式提示输入凭据、AI提供商、模型和时区。如果中途出现问题,可以安全地重新运行。
### 手动安装
如果您喜欢逐步安装,请按照以下说明操作。
### 1. 安装系统依赖
```
apt-get update
apt-get install -y git python3 python3-venv python3-dev python3-pip \
build-essential libssl-dev sqlite3
```
### 2. 创建服务用户和目录
```
useradd -r -s /bin/false -M -d /opt/verdictmail verdictmail
mkdir -p /opt/verdictmail /var/log/verdictmail
chown verdictmail:verdictmail /opt/verdictmail /var/log/verdictmail
```
### 3. 克隆仓库
```
git clone https://github.com/ascarola/verdictmail.git /opt/verdictmail
chown -R verdictmail:verdictmail /opt/verdictmail
```
### 4. 创建虚拟环境并安装依赖
```
python3 -m venv /opt/verdictmail/venv
/opt/verdictmail/venv/bin/pip install --upgrade pip
/opt/verdictmail/venv/bin/pip install -r /opt/verdictmail/requirements.txt
chown -R verdictmail:verdictmail /opt/verdictmail/venv
```
### 5. 配置凭据
```
cp /opt/verdictmail/.env.example /opt/verdictmail/.env
chown verdictmail:verdictmail /opt/verdictmail/.env
chmod 600 /opt/verdictmail/.env
```
编辑 `/opt/verdictmail/.env` 并填写您的IMAP凭据和AI提供商API密钥。还可以添加两个可选的威胁情报密钥:`URLHAUS_API_KEY`(从[abuse.ch](https://abuse.ch/)免费获取)用于恶意软件URL查询,以及`VIRUSTOTAL_API_KEY`(从[virustotal.com](https://www.virustotal.com)免费获取)用于针对90+安全厂商的URL和IP信誉检查。如果未设置,两者都会被静默跳过。
### 6. 配置应用程序
```
cp /opt/verdictmail/config/verdictmail.yaml.example /opt/verdictmail/config/verdictmail.yaml
chown verdictmail:verdictmail /opt/verdictmail/config/verdictmail.yaml
```
编辑 `/opt/verdictmail/config/verdictmail.yaml` 并至少设置:
- `ai.provider` 和 `ai.model`
- `timezone`(IANA名称,例如 `America/New_York`)
### 7. 安装systemd单元
```
cp /opt/verdictmail/systemd/verdictmail.service /etc/systemd/system/
cp /opt/verdictmail/systemd/verdictmail-web.service /etc/systemd/system/
systemctl daemon-reload
```
### 8. 安装sudoers规则(允许Web界面重启守护进程)
```
cp /opt/verdictmail/systemd/verdictmail-sudoers /etc/sudoers.d/verdictmail
chmod 440 /etc/sudoers.d/verdictmail
```
### 9. 启用并启动
```
systemctl enable --now verdictmail verdictmail-web
systemctl status verdictmail verdictmail-web
```
### 10. 通过Web界面验证安装
打开浏览器并导航到:
```
http://
```
首次访问时,VerdictMail会提示您设置Web界面密码。此密码保护所有管理页面。scrypt哈希值存储在 `verdictmail.yaml` 中——明文密码永远不会保存。
登录后,验证守护进程在**仪表板**上运行,并使用**手动测试**页面确认完整管道正常工作,然后再依赖它处理实时邮件。
## 配置
所有非机密设置都在 `/opt/verdictmail/config/verdictmail.yaml` 中。
请参阅 `config/verdictmail.yaml.example` 获取完整注释的模板。
更改需要重启守护进程:`systemctl restart verdictmail`。
| 键 | 默认值 | 描述 |
|-----|---------|-------------|
| `ai.provider` | `openai` | AI后端:`openai`、`anthropic` 或 `ollama` |
| `ai.model` | `gpt-4o-mini` | 传递给提供商的模型名称 |
| `ai.timeout_seconds` | `120` | 每个请求的AI超时时间 |
| `ai.ollama_base_url` | `http://localhost:11434` | Ollama基础URL(仅限ollama提供商) |
| `thresholds.flag` | `0.55` | 标记中/高威胁的最低置信度。通过激进程度预设或直接设置。 |
| `thresholds.junk` | `0.80` | 将高威胁移动到垃圾邮件的最低置信度。通过激进程度预设或直接设置。 |
| `imap.host` | `imap.gmail.com` | IMAP服务器 |
| `imap.port` | `993` | IMAP SSL端口 |
| `imap.folder` | `INBOX` | 监控的文件夹 |
| `imap.junk_folder` | `[Gmail]/Spam` | MOVE_TO_JUNK操作的目标文件夹(例如Fastmail/Outlook上的 `Junk`) |
| `worker_threads` | `4` | 并发消息处理器数量 |
| `startup_scan_limit` | `20` | 启动时处理的最大未读邮件数量 |
| `whitelist.enabled` | `true` | 白名单的总开关 |
| `whitelist.rules` | `[]` | 白名单规则对象列表 |
| `timezone` | `UTC` | 仪表板和审计日志的IANA时区 |
## 其他IMAP提供商
VerdictMail针对Gmail进行开发和测试,但底层IMAP代码仅使用标准RFC兼容操作(IMAP IDLE、COPY、DELETE、EXPUNGE),应该适用于任何支持IDLE的IMAP服务器。
在 `.env` 中设置 `IMAP_USERNAME` 和 `IMAP_PASSWORD` 为您的账户凭据,然后在 `verdictmail.yaml` 中更新IMAP设置:
| 提供商 | `imap.host` | `imap.port` | `imap.junk_folder` |
|----------|-------------|-------------|-------------------|
| Gmail | `imap.gmail.com` | `993` | `[Gmail]/Spam` |
| Fastmail | `imap.fastmail.com` | `993` | `Junk` |
| Outlook / Hotmail | `outlook.office365.com` | `993` | `Junk` |
| Apple iCloud | `imap.mail.me.com` | `993` | `Junk` |
## 操作
| 操作 | 何时 | 效果 |
|--------|------|--------|
| `pass` | 干净邮件、低威胁或已列入白名单 | 无IMAP更改 |
| `flag` | 中/高威胁且置信度足够 | 设置 `$VerdictMail-Spect` IMAP关键字;邮件保留在收件箱 |
| `move_to_junk` | 高/严重威胁且置信度高 | 复制到配置的垃圾邮件文件夹(`imap.junk_folder`,默认 `[Gmail]/Spam`),删除原邮件 |
## 白名单
白名单绕过可信发件人的富化和AI分析。规则按顺序评估;第一个匹配获胜。
每个规则匹配以下一项或多项:
- `sender` — 精确邮箱地址(不区分大小写)
- `sender_domain` — 某个域名的所有地址
- `subject_contains` — 主题的不区分大小写子字符串
一个规则中的多个字段需要**全部**匹配(AND逻辑)。通过Web界面或直接编辑 `verdictmail.yaml` 管理规则(需要重启)。
## Web界面
Flask管理界面与守护进程一起运行在80端口。
| 页面 | 路径 | 描述 |
|------|------|-------------|
| 仪表板 | `/` | 统计、威胁图表、最近邮件、服务状态;启动/停止/重启守护进程 |
| 审计日志 | `/audit` | 分页、可搜索的表格,带完整详情模态框 |
| 配置 | `/config` | 浏览器内YAML编辑器 + AI提供商快速配置 |
| 白名单 | `/whitelist` | 添加、编辑和删除白名单规则 |
| 凭据 | `/credentials` | IMAP凭据和API密钥管理 |
| 手动测试 | `/test` | 对提交的邮件进行管道试运行 |
| 文档 | `/docs` | 应用内参考手册 |
| 配置(备份) | `/config/export` | 下载 `verdictmail.yaml` |
| 配置(完整备份) | `/config/export/full` | 下载包含 `verdictmail.yaml` + `.env` 的ZIP文件 |
| 关于 | `/about` | 版本和技术栈信息 |
首次访问时设置Web界面密码。密码哈希存储在 `verdictmail.yaml` 中;明文密码永远不会存储。
## 验证
### 从Web界面启动/停止/重启守护进程
仪表板提供**停止**、**启动/恢复**和**重启**按钮。
VerdictMail自动检测其环境并选择适当的控制策略:
| 环境 | 策略 | 停止行为 |
|-------------|----------|----------------|
| 裸机/特权容器 | `sudo systemctl` | 守护进程完全停止;单元标记为非活动 |
| 非特权LXC(例如Proxmox) | 信号 + 暂停标志 | 守护进程保持运行但跳过新邮件;邮件保持UNSEEN状态直到恢复 |
### 检查Ollama连接性(如果使用Ollama提供商)
```
curl http://localhost:11434/api/tags
```
### 测试IMAP连接性
```
python3 -c "
import imapclient
c = imapclient.IMAPClient('imap.example.com', ssl=True) # replace with your IMAP host
c.login('YOUR_IMAP_USERNAME', 'YOUR_IMAP_PASSWORD')
print(c.list_folders())
c.logout()
"
```
### 运行单元测试
```
# 安装 dev dependencies(包括 pytest)
/opt/verdictmail/venv/bin/pip install -r /opt/verdictmail/requirements-dev.txt
PYTHONPATH=src /opt/verdictmail/venv/bin/python -m pytest tests/ -v
```
测试套件涵盖:
| 文件 | 测试内容 |
|------|---------------|
| `test_message_parser.py` | RFC 2822解析、头部提取、URL提取、DKIM签名解析 |
| `test_decision_engine.py` | 所有7条决策规则、两个阈值的边界条件、阈值配置变体、大小写不敏感 |
| `test_ai_analyzer.py` | 从纯文本/带围栏/嵌入文本中提取JSON、响应模式验证、所有 `_build_user_prompt` 部分和条件块(URLhaus、VirusTotal、DKIM对齐、PBL说明、正文截断) |
### 观看实时日志
```
journalctl -u verdictmail -f
tail -f /var/log/verdictmail/verdictmail.log
```
### 检查审计数据库
```
sqlite3 /var/log/verdictmail/verdictmail.db \
"SELECT id, subject, threat_level, printf('%.0f%%', confidence*100),
action_taken, reasoning
FROM audit_log ORDER BY id DESC LIMIT 10;"
```
## 故障排除
| 症状 | 检查 |
|---------|-------|
| 服务无法启动 | `journalctl -u verdictmail -n 50` — 查找配置或凭据错误 |
| AI超时 | 验证提供商连接性和 `ai.timeout_seconds` |
| IMAP认证失败 | 确认凭据正确(Gmail的应用密码;其他提供商的具体密码)且已在提供商设置中启用IMAP |
| 没有处理邮件 | 守护进程处理新邮件/未读邮件;使用**手动测试**页面验证管道工作正常 |
| DNSBL慢 | DNS解析超时为每个列表3秒;检查网络连接 |
| URLhaus测试超时 | 验证防火墙允许到 `urlhaus-api.abuse.ch` 的出站HTTPS。如果没有密钥,URLhaus查询会被静默跳过,因此守护进程仍然可以正常工作。 |
## 升级
### v0.3.2 — 快速关闭修复
非破坏性错误修复。除了拉取和重启外无需操作:
```
git -C /opt/verdictmail pull
systemctl restart verdictmail
```
修复了当守护进程在指数退避期间(例如在具有虚拟凭据的新安装上导入备份ZIP后)重启时发生的150秒强制关闭延迟。现在关闭是即时的。
### v0.3.1 — 备份与恢复
非破坏性功能添加。从v0.3.0升级时无需操作。
配置页面上现在提供**备份与恢复**卡片:
- **导出配置** — 下载 `verdictmail.yaml`(无凭据)
- **导出完整备份** — 下载包含 `verdictmail.yaml` + `.env` 的带日期ZIP文件(包含凭据——安全存储)
- **导入配置** — 上传 `verdictmail.yaml` 替换实时配置
- **导入完整备份** — 上传备份ZIP一步恢复 `verdictmail.yaml` 和 `.env`
### v0.3.0 — IMAP凭据变量重命名
环境变量已重命名以提高提供商无关的清晰度:
| 旧版(v0.2.x) | 新版(v0.3.0+) |
|-----------------------|--------------------|
| `GMAIL_USERNAME` | `IMAP_USERNAME` |
| `GMAIL_APP_PASSWORD` | `IMAP_PASSWORD` |
**需要操作:** 编辑 `/opt/verdictmail/.env` 并重命名这两个变量。
旧名称在v0.3.0中仍然有效(日志中会出现弃用警告)
但将在v0.4.0中移除。
## 日志轮换
旋转文件处理器将每个日志文件限制在10 MB,保留5个备份。
系统级轮换使用 `logrotate` 不是必需的,但可以添加到 `/etc/logrotate.d/verdictmail`。
## 开发说明
VerdictMail由A. Scarola设计和架构。实现过程得到了[Claude Code](https://claude.ai/code)(Anthropic的AI编程助手)的大量帮助,该助手根据作者的详细规格、需求和迭代方向编写了大部分代码。所有设计决策、安全架构、功能选择和测试都由作者指导和验证。
## 许可证
MIT — 参见 [LICENSE](LICENSE)。标签:AI助手, AI安全分析, AI风险缓解, AMSI绕过, Anthropic, Ask搜索, CIS基准, DKIM验证, DMARC验证, DNSBL, Flask, IMAP IDLE, LLM评估, Ollama, OpenAI, Python, SMTP安全, SOC工具, SPF验证, URLhaus, VirusTotal, whitelist, 内存规避, 域名信誉, 威胁情报, 威胁检测, 审计日志, 开发者工具, 恶意URL检测, 无后门, 漏洞发现, 网络安全, 邮件安全, 邮件归档, 邮件监控, 邮件网关, 钓鱼防护, 隐私保护