分布式实时日志分析与入侵检测系统
作者:Sec-Labs | 发布时间:
项目地址
https://github.com/xander-wang/logvision
版本记录(当前2.0)
- 2018.12.8 v1.0:原型版本,有bug。
- 2020.5.9 v2.0:初步完善版本,可以实现预期效果。
简介
LogVision是一个整合了web日志聚合、分发、实时分析、入侵检测、数据存储与可视化的日志分析解决方案。聚合采用Apache Flume,分发采用Apache Kafka,实时处理采用Spark Streaming,入侵检测采用Spark MLlib,数据存储使用HDFS与Redis,可视化采用Flask、SocketIO、Echarts、Bootstrap。
本文下述的使用方法均面向单机伪分布式环境,你可以根据需求进行配置上的调整以适应分布式部署。
本系统各模块由个人独立开发,期间参考了一些有价值的文献与资料。本系统还是个人的本科毕业设计。
获得的奖项:2019年全国大学生计算机设计大赛安徽省二等奖、2019年安徽省信息安全作品赛二等奖。
系统架构

数据流向
(数字代表处理步骤)

入侵检测流程

项目结构
- flask:Flask Web后端
- spark:日志分析与入侵检测的实现
- flume:Flume配置文件
- log_gen:模拟日志生成器
- datasets:测试日志数据集
- images:README的图片
依赖与版本
- 编译与Web端需要用到的:
- Java 8, Scala 2.11.12, Python 3.8 (包依赖见requirements), sbt 1.3.8
- 计算环境中需要用到的:
- Java 8, Apache Flume 1.9.0, Kafka 2.4, Spark 2.4.5, ZooKeeper 3.5.7, Hadoop 2.9.2, Redis 5.0.8
使用说明
在开始之前,你需要修改源码或配置文件中的IP为你自己的地址。具体涉及到flume配置文件、Spark主程序、Flask Web后端。
编译Spark应用
在安装好Java8与Scala11的前提下,在spark目录下,初始化sbt:
sbt
退出sbt shell并使用sbt-assembly对Spark项目进行编译打包:
sbt assembly
然后将生成的jar包重命名为logvision.jar。
环境准备
你需要一个伪分布式环境(测试环境为CentOS 7),并完成了所有对应版本组件依赖的配置与运行。
使用flume目录下的standalone.conf启动一个Flume Agent。
将datasets文件夹中的learning-datasets提交如下路径:
/home/logv/learning-datasets
将datasets文件夹中的access_log提交如下路径:
/home/logv/access_log
入侵检测模型训练与测试
提交jar包至Spark集群并执行入侵检测模型的生成与测试:
spark-submit --class learning logvision.jar
你将可以看到如下结果:
两个表格分别代表正常与异常数据集的入侵检测结果,下面四个表格可用于判断识别准确率。如图中所示250条正常测试数据被检测为250条正常,识别率100%;250条异常测试数据被检测为240条异常,10条正常,准确率96%。
启动可视化后端
在flask目录下执行如下命令,下载依赖包:
pip3 install -r requirements.txt
启动Flask Web:
python3 app.py
启动实时日志生成器
log_gen中的实时日志生成器可根据传入参数(每次写入行数、写入间隔时间)将样本日志中的特定行块追加至目标日志中,以模拟实时日志的生成过程,供后续实时处理。
java log_gen [日志源] [目标文件] [每次追加的行数] [时间间隔(秒)]
提交至环境,编译并运行,每2秒将/home/logv/access_log文件中的5行追加至/home/logSrc中:
javac log_gen.java
java log_gen /home/logv/access_log /home/logSrc 5 2
启动分析任务
提交jar包至Spark集群并执行实时分析任务:
spark-submit --class streaming logvision.jar
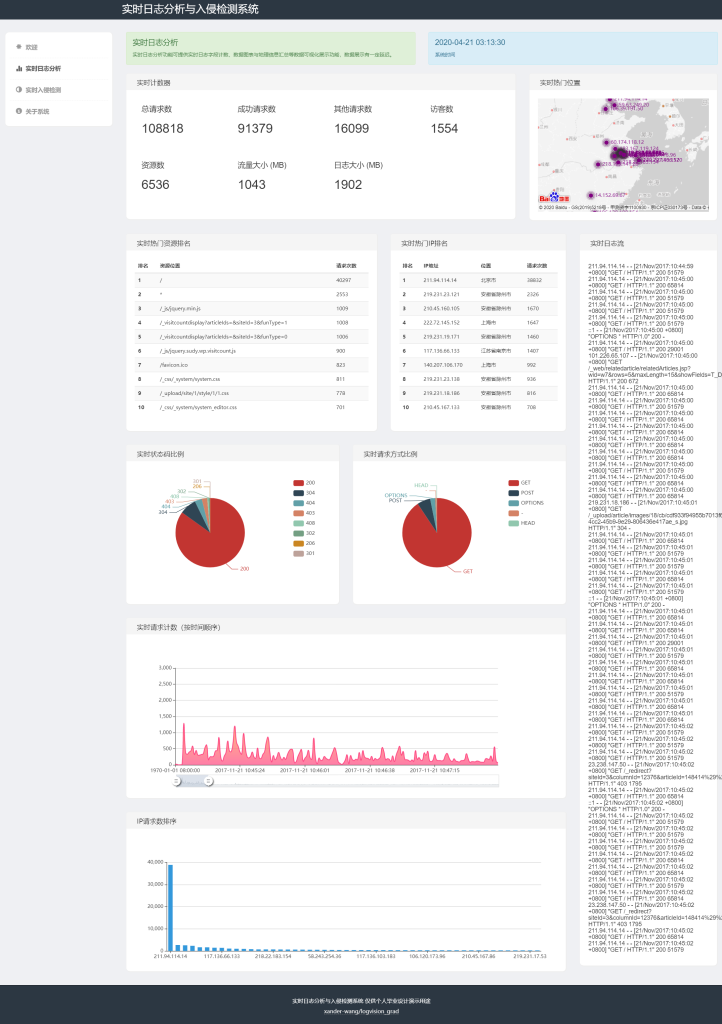
查看可视化结果
至此你已经完成了后端组件的配置,通过浏览器访问Web端主机的5000端口可以查看到实时日志分析的可视化结果:
欢迎界面:

实时日志分析界面:

实时入侵检测界面:
