常见unix命令的现代/更快/更安全的替代品集合
作者:Sec-Labs | 发布时间:
项目地址
https://github.com/ibraheemdev/modern-unix
现代 Unix
bat
cat具有语法突出显示和 Git 集成的克隆。

exa
现代ls的替代品

lsd
下一代文件列表命令。向后兼容ls.

delta
git和diff输出的查看器

dust
du用 Rust 编写的更直观的版本。

duf
更好的df选择

broot
查看和导航目录tree的新方法

fd
一个简单、快速和用户友好的find.
ripgrep
一个非常快速的grep替代方案,尊重你的 gitignore

ag
类似于ack的代码搜索工具,但速度更快。

fzf
通用命令行模糊查找器。

mcfly
飞过你的命令history。伟大的斯科特!

choose
一个人性化和快速的替代品cut和(有时)awk

jq
sed对于 JSON 数据。

sd
直观的查找和替换 CLI(sed备选)。

cheat
在命令行上创建和查看交互式备忘单。

tldr
man通过实际示例简化页面的社区努力。
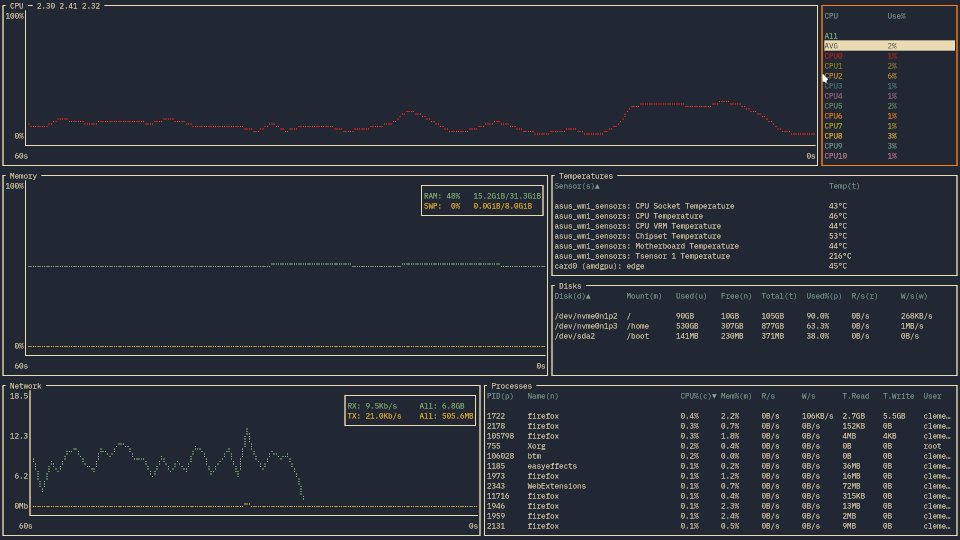
bottom
另一个跨平台图形化进程/系统监视器。

glances
扫视您的系统。GNU/Linux、BSD、Mac OS 和 Windows 操作系统的top/替代品。htop

gtop
终端的系统监控仪表板。

hyperfine
命令行基准测试工具。

gping
ping,但有一个图表。

procs
ps用 Rust 编写的现代替代品。

httpie
API 时代的现代、用户友好的命令行 HTTP 客户端。

curlie
实用性curl,易用性httpie。

xh
用于发送 HTTP 请求的友好且快速的工具。它尽可能地重新实现了 HTTPie 的优秀设计,重点是提高性能。

zoxide
一个更智能的cd命令,灵感来自z。

dog
一个用户友好的命令行 DNS 客户端,堪比dig

标签:工具分享